2022. 12. 2. 00:55ใSystem ์์ ์ค/DevOps


๋ฐฑ๊ฒฌ๋ถ์ฌ์ผํ ์คํ๋ง ๋ถํธ ์ผํ๋ชฐ ํ๋ก์ ํธ with JPA:์ด์ ํ๋ก์ ํธ๋ค!
COUPANG
www.coupang.com
React.js ์คํ๋ง ๋ถํธ AWS๋ก ๋ฐฐ์ฐ๋ ์น ๊ฐ๋ฐ 101:SPA REST API ๊ธฐ๋ฐ ์น ์ ํ๋ฆฌ์ผ์ด์ ๊ฐ๋ฐ
COUPANG
www.coupang.com
์คํํธ ์คํ๋ง ๋ถํธ:์ด๊ธ ๊ฐ๋ฐ์๋ค์ ์ํ ๊ฐ๋ณ๊ณ ๋์ ์คํ๋ง ๋ถํธ
COUPANG
www.coupang.com
"์ด ํฌ์คํ ์ ์ฟ ํก ํํธ๋์ค ํ๋์ ์ผํ์ผ๋ก, ์ด์ ๋ฐ๋ฅธ ์ผ์ ์ก์ ์์๋ฃ๋ฅผ ์ ๊ณต๋ฐ์ต๋๋ค."
GitHub - JunyHarang-Open-Source-project/monitoring-test: [Infra][Spring Boot] ํ๋ก๋ฉํ ์ฐ์ค, ๊ทธ๋ผํ๋๋ฅผ ์ด์ฉํ ๋ชจ
[Infra][Spring Boot] ํ๋ก๋ฉํ ์ฐ์ค, ๊ทธ๋ผํ๋๋ฅผ ์ด์ฉํ ๋ชจ๋ํฐ๋ง. Contribute to JunyHarang-Open-Source-project/monitoring-test development by creating an account on GitHub.
github.com
๐ ๋ชฉ์ฐจ
โ [Infra][Spring Boot] ํ๋ก๋ฉํ ์ฐ์ค, ๊ทธ๋ผํ๋๋ฅผ ์ด์ฉํ ๋ชจ๋ํฐ๋ง
๐ Spring Boot Monitoring
๐ฝ ๊ฐ์
๐ฆ ํ๋ ค๋ ์ด์
์ฃผ๋ํ๋์ ๊ธฐ๊น๋๋ ์ฌ๋๋ค Side Project๋ฅผ ์งํํ๋ฉด์ ๊ฐ๋ฐ ํ๊ฒฝ, ์ด์ ํ๊ฒฝ์์ ์ฌ์ฉํ Server์ ์์์ ๋ชจ๋ํฐ๋ง ํ๊ณ ์ถ์์ด์.
Whatap์ด๋ผ๋ ์๋ฃจ์
์ ํตํด 5๋๊น์ง ๋ฌด๋ฃ๋ก ์์์ ๋ชจ๋ํฐ๋งํ ์ ์๋ ๊ฒฝ๋ก๊ฐ ์๊ธด ํ์ง๋ง, ๋ค๋ฅธ ๋๊ตฐ๊ฐ๊ฐ ๋ง๋ ์๋ฃจ์
์ ๋ฌด๋ฃ ์ ์ฝ ์ฌํญ์ ํผํ๋ฉด์ ๋ด๋ถ์์ ์์ ๋กญ๊ฒ ์ฌ์ฉํ ์ ์๋ ๋ชจ๋ํฐ๋ง์ ํ๊ณ ์ถ๋ค๊ณ ์๊ฐํ์ด์.
๊ฒ์์ ํด๋ณด๋ ์ฌ๋ฌ๊ฐ์ง ๋ฐฉ์์ด ์์ง๋ง, ์ฃผ๋ํ๋์ ์๋ ์ฌํญ์ด ๋ง์กฑํ์ ์ข๊ฒ ๋ค๋ ์๊ฐ์ ํ์ด์.
์ฒซ์งธ. JAVA๋ก Monitoring์ ํ๊ณ ์ถ๋ค.
๋์งธ. Web์ ํตํด GUI Monitoring์ด ๊ฐ๋ฅํ์ ์ข๊ฒ ๋ค.
์
์งธ. Slack, Discord, Email ๋ฑ์ผ๋ก ๋ฌธ์ ๊ฐ ๋ฐ์ํ์ ๋, ์๋ฆผ์ ๋ฐ๊ณ ์ถ๋ค.
๋ง์ ๊ฒ์์ ํด ๋ณธ ๋์ ์ผ๋จ ํ๋ก๋ฉํ
์ฐ์ค, ๊ทธ๋ผํ๋๋ฅผ ์ด์ฉํ ๋ชจ๋ํฐ๋ง์ ๊ณต๋ถํด๋ณด๊ณ , ์งํํด๋ณด์๊ณ ๋ง์ ๋จน์์ด์.
๐ฆ ์๊ฐ
Spring Boot Web Application์ ๋ฐฐํฌํ์ฌ Side Project๋ฅผ ์งํํ๋๋ฐ ์์ด ๋ชจ๋ํฐ๋ง์ ํตํด ๋ฌธ์ ๊ฐ ๋ฐ์ํ๊ธฐ ์ ์ ๋ฏธ๋ฆฌ ๋์์ ํ ๋ฐฉ๋ฒ์ ๊ฐ๊ตฌํ๊ณ , ๋ฌธ์ ๋ฐ์ ์ ํด๊ฒฐ์ฑ
์ ๋ง๋ค ์ ์๋๋ก ๋ชจ๋ํฐ๋ง์ ํด๋ณด๋ ค๊ณ ํด์.
์ด๋ฒ ์ฃผ๋ํ๋์ ์ปดํจํฐ ๊ฐ์ง๊ณ ๋๊ธฐ ์ฌ์ ์๋ Spring Actuator, Micometer, Prometheus, Grafana๋ฅผ ์ด์ฉํด์ ๋ชจ๋ํฐ๋ง ํ๊ฒฝ์ ๊ตฌ์ฑํ๋ฉด์ ๋์๋ณด๋ ค๊ณ ํด์.
| ์ด ๋ฆ | ์ค ๋ช |
| Spring Actuator | Spring Boot Sub Project๋ก Spring Boot Application์ด ์ ๊ณตํ๋ ์ฌ๋ฌ๊ฐ์ง ์ ๋ณด๋ฅผ ์ฝ๊ฒ Monitoringํ ์ ์๊ฒ ๋์์ฃผ๋ Library |
| Micrometer | Spring Framework 5๋ถํฐ Spring Framework์ Metric์ Micrometer์์ ์ฒ๋ฆฌ |
| Prometheus | Open Source System Monitoring ๋ฐ ๊ฒฝ๊ณ Tool |
| Grafana | Metric์ ์๊ฐํํด์ฃผ๋ Open Source Analysis Plaform |
โ Prometheus
Prometheus๋ SoundCloud์์ ๋ง๋ Open Source System Monitoring ๋ฐ ๊ฒฝ๊ณ Tool์ด๋ฉฐ, ๋
๋ฆฝํ Open Source Project์ด๊ณ , ๋ง์ ํ์ฌ๋ค์ด ์ฌ์ฉํ๊ณ ์๋ค๊ณ ํด์.
Kubernetes์์๋ Prometheus๋ฅผ ์ด์ฉํ์ฌ Metric ์์ง ๋ฐ Dash Board ๊ตฌ์ถ ๋ฐฉ์์ ์ฅ๋ คํ๊ณ ์๋ค๊ณ ํฉ๋๋ค.
PromQL์ด๋ผ๋ ์ ์ฐํ Query์ ์ค์๊ฐ ๊ฒฝ๊ณ ๊ฐ ๊ฐ๋ฅํ๋ค๊ณ ํด์.
Metric ์ด๋ฆ ๋ฐ Key/Value ํํ๋ก ์๋ณ๋๋ ์๊ณ์ด Data๊ฐ ์๋ ๋ค์ฐจ์ ๋ชจ๋ธ์ด๋ฉฐ, ์ด๊ฒ์ PromQL์ ์ด์ฉํด์ ๋ถ์์ด ๊ฐ๋ฅํ๋ค๊ณ ํด์.

Jobs/exporters๋ ์ค์ Metric์ ์์งํ๋ Process์์.
exporter๊ฐ Metric์ ์์งํ๊ณ , HTTP ํต์ ์ ํตํด Metric Data๋ฅผ ๊ฐ์ ธ๊ฐ ์ ์๊ฒ URI์ /metrics๋ผ๋ HTTP Endpoint๋ฅผ ์ ๊ณตํ๊ณ , Prometheus Server๊ฐ ์ด exporter Endpoint๋ก HTTP Get Request ํ์ฌ Metric ์ ๋ณด๋ฅผ ์์งํฉ๋๋ค.
์์งํ ์ ๋ณด๋ฅผ Prometheus๊ฐ ์ ๊ณตํ๋ ๊ฐ๋จํ Web View๋ฅผ ํตํด ์กฐํํ ์ ์๊ณ , ๊ทธ ์์์ Table ๋ฐ ๊ทธ๋ํ ํํ๋ก ๋ณผ ์ ์๊ฒ ํด์ค๋ต๋๋ค.
๋ค๋ง, ์๊ฐํ ๋๊ตฌ๊ฐ ๋ง์ด ๋ถ์กฑํ์ฌ ์ด๋ฅผ ์ํด Grafana๋ฅผ ํจ๊ป ์ฌ์ฉํด ๋ณด๋ ค๊ณ ํด์.
โ Grafana
Grafana(๊ทธ๋ผํ๋)๋ Metric์ ์๊ฐํ ํด์ฃผ๋ ๋๊ตฌ์์. ๋ํ, ์๊ณ์ด Metric Data๋ฅผ ์๊ฐํ ํ๋๋ฐ, ๊ฐ์ฅ ์ต์ ํ๋ Dash Board๋ฅผ ์ ๊ณตํด์ฃผ๋ ์น๊ตฌ์์.
Grphite, Prometheus, InfluxDB ๋ฑ ๋ค์ํ Data Base์ Metric ์์ง System์ ์ง์ํ๊ณ , ํ๋์ Dash Board์ ๋์์ ์ฌ๋ฌ Metric System๋ค์ ์งํ๋ฅผ ํ์ํ ์ ์๋ต๋๋ค.
ํนํ Prometheus๋ฅผ ์ ์ง์ํ๊ณ ์๊ธฐ ๋๋ฌธ์ Prometheus์ Metric์ ๊ทธ๋ํ๋ก ์๊ฐํ ํ๋๋ฐ, ๋ง์ด ์ด์ฉํ๋ค๊ณ ํด์.
์๊ฐํํ ๊ทธ๋ํ์์ ํน์ ์์น์ ๊ฐ์ด ์น์์ ๋, ์๋ฅผ ๋ค์ด Error ๋ฐ์๋์ด 5๊ฐ ์ด์์ผ ๋, ์์ฒญ์ ์ฒ๋ฆฌํ์ง ๋ชปํ ํ์๊ฐ ์ผ์ ๋ ์ด์์ผ ๋, ์๋ฆผ์ ์ ๋ฌ๋ฐ์ ์ ์๋ ๊ธฐ๋ฅ๋ ์ ๊ณตํ๋ค๊ณ ํด์.

๐ฝ ์ด๊ธฐ ๊ตฌ์ฑ
๐ฆ Spring Boot

์ฃผ๋ํ๋์ Uitimate Version์ InteliJ๋ฅผ ์ฐ๊ณ ์๊ธฐ ๋๋ฌธ์ ์์ ๊ฐ์ด ์ค์ ํ ์ ์์ด์.

์์กด์ฑ์ ์์ ๊ฐ์ด ์ถ๊ฐํด ์ฃผ์์ด์.

์์ ๊ฐ์ด ์ด๊ธฐ ์์กด์ฑ์ด ์ถ๊ฐ๋์์ด์.

๊ทธ๋ฐ ๋ค ์์ ๊ฐ์ด ๋ฌธ์์ด์ ๋ฐํํ๋ API๋ฅผ ์์ฑํด ์ฃผ์์ด์.
Spring Boot๋ฅผ ๊ธฐ๋ํด๋ณผ๊ฒ์.

Spring Boot๊ฐ ์ ์์ ์ผ๋ก ๊ตฌ๋ ๋์์ด์.

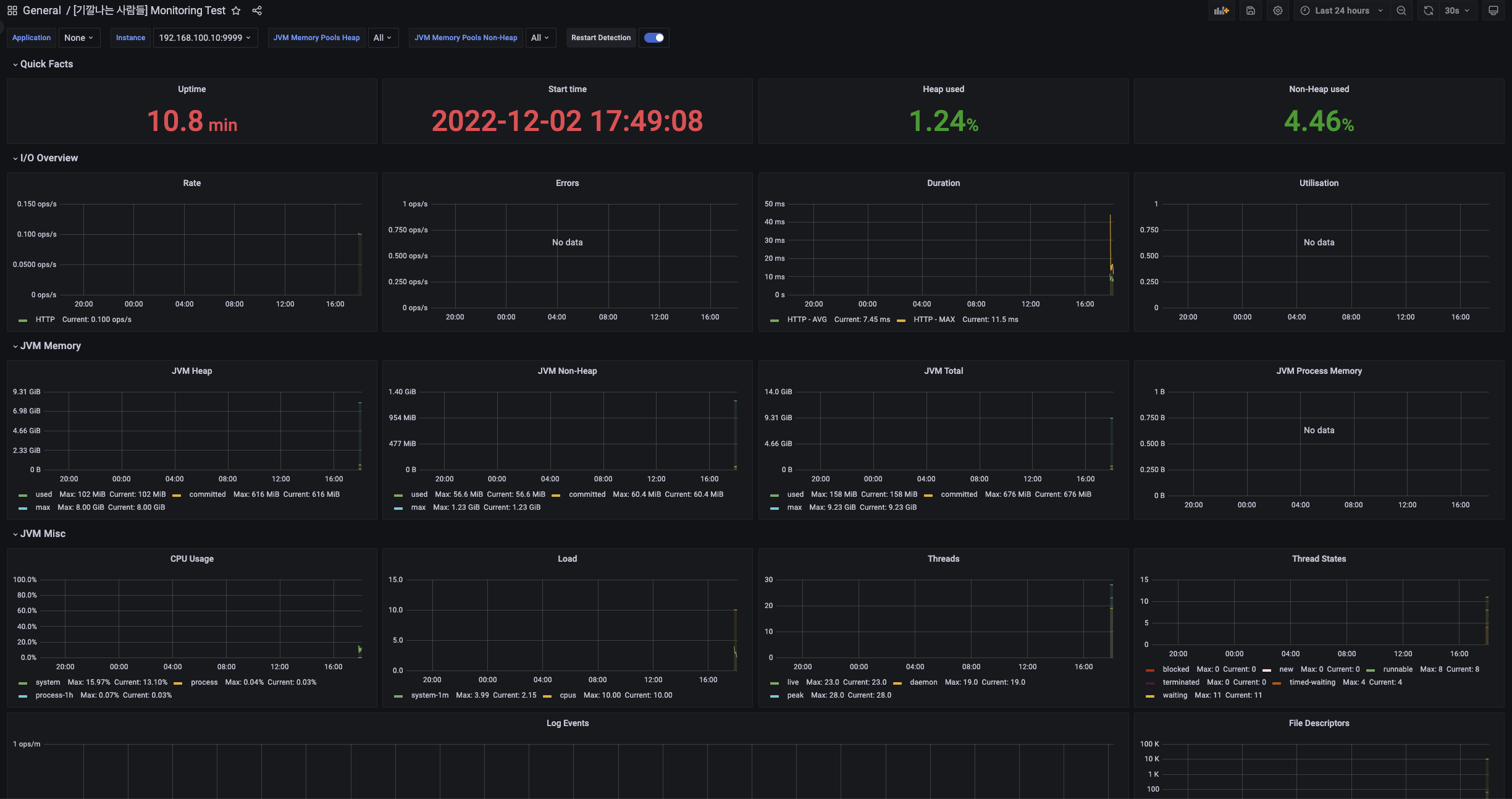
์์์ ๋ง๋ค์๋ API์ GET Request๊ฐ ์ ์์ ์ผ๋ก ๊ฐ๋ ๊ฒ์ ํ์ธํ ์ ์์ด์.

Actuator API์ GET Request๋ฅผ ๋์ง๋ฉด ์์ ๊ฐ์ Response๋ฅผ ์ป์ ์ ์์ด์.
์ด๋ฅผ ํตํด Actuator๊ฐ ํ์ฌ ์ ๊ณตํ๋ Endpoint ์ ๋ณด๋ฅผ ํ์ธํ ์ ์์ด์.

์์ ๊ฐ์ด ์ค์ ์ ์ถ๊ฐํ์ฌ Spring Actuator๊ฐ ์ถ๊ฐ์ ์ผ๋ก
ํ๋ก๋ฉํ
์ฐ์ค์ ๋ ๋ง์ ์ ๋ณด๋ฅผ ์ ๊ณตํ ์ ์๋๋ก ์ค์ ํ ์ ์์ด์.
| ์ด ๋ฆ | ์ค ๋ช |
| /actuator | Actuator๊ฐ ์ ๊ณตํ๋ URL ์ ๋ณด ์ ๊ณต |
| /actuator/metrics | Metric List ์ ๊ณต |
| /actuator/prometheus | Micrometer๋ฅผ ํตํด ์์ง๋ Metric๋ค ์ ๊ณต |
๋ค์ Spring Boot๋ฅผ ๊ธฐ๋ํด ๋ณผ๊ฒ์.

์ด๋ฒ์ ๋ ๋ง์ ๋ด์ฉ์ด Response๋ก ๋ฐฐ๋ฌ ๋์์ด์.

์์ ๊ฐ์ด Metric List๋ฅผ ํ์ธํ ์ ์๊ณ ,

Micrometer๋ฅผ ํตํด ์์ง๋ Metric ์ ๋ณด๋ ํ์ธํ ์ ์๊ฒ ๋์์ด์.
๐ฆ Prometheus (ํ๋ก๋ฉํ ์ฐ์ค)
Prometheus ์ค์น ๋ฐฉ๋ฒ์ ์ฌ๋ฌ๊ฐ์ง ๋ฐฉ๋ฒ์ด ์์ด์.
โ Server์ ์ง์ ์ค์น
โ Binary ์ค์น
โ Docker๋ฅผ ์ด์ฉํ์ฌ ์ค์น
โ Kubernetes Cluster์ ์ค์น
์ฃผ๋ํ๋์ด ์งํํ๊ณ ์๋ ๊ธฐ๊น๋๋ ์ฌ๋๋ค์ ๊ฐ๋ฐ ํ๊ฒฝ Server๋ค์ ์์์ ๊ฝค ์ ๊ธฐ ๋๋ฌธ์ ๊ฐ์ธ์ ์ผ๋ก ๋ง์ด ์ ์ฉํ๋ Docker๋ฅผ ์ด์ฉํด์ ์ค์นํด ๋ณผ๊ฑฐ์์.

์ต์ด ์์ ๊ฐ์ด docker Image๋ฅผ ๋ฐ์ ์ฃผ์์ด์.

์ํ๋ ๊ฒฝ๋ก์ ์์ ๊ฐ์ด Prometheus๊ฐ ์ฌ์ฉํ yml File์ ์์ฑํด ์ค๋๋ค.

global:
scrape_interval: 10s # 10์ด ๋ง๋ค Metric ์์ง. Default Value = 1๋ถ
evaluation_interval: 10s # 10์ด๋ง๋ค Metric ์์ง. Default Value = 1๋ถ
# 'scrape_timeout'์ ๊ธฐ๋ณธ์ ์ผ๋ก 10์ด๋ก ์ค์ ๋์ด ์์.
# Alertmanager ์ค์
alerting:
alertmanagers:
- static_configs:
- targets:
# - alertmanager:9093
# ๊ท์น์ ์ฒ์ ํ๋ฒ Loadingํ๊ณ , 'evaluation_interval' ์ค์ ์ ๋ฐ๋ผ ์ ๊ธฐ์ ์ผ๋ก ๊ท์น ํ๊ฐ
rule_files:
# - "first_rules.yml"
# - "second_rules.yml"
# Metric ์์ง Endpoing ์ค์ .
scrape_configs:
- job_name: 'giggal-people_spring-monitoring'
metrics_path: '/actuator/prometheus'
static_configs:
#- targets: ['host.docker.internal:9999']
- targets: ['192.168.100.10:9999']
์์ ๊ฐ์ด yml File์ ๋ง๋ค์ด ์ฃผ์์ด์.
host.docker.internal์ ์ด์ฉํ์ฌ Docker Container ๋ด๋ถ์์ Host Port๋ก ์ ์ํ ์ ์๋๋ก ํด ์ฃผ์์ด์.
Local์์ ํ๋ ์์
์ด ์๋๋ผ๋ฉด ์ด์ ๋ง๊ฒ ์
๋ ฅํด์ผ ํฉ๋๋ค.

์ฃผ๋ํ๋์ ํ๋ก๋ฉํ
์ฐ์ค์ ๊ฒฝ์ฐ Laptop Server์ ์ฌ๋ฆฌ๊ณ , Spring Boot Project๋ ์ผ๋จ Local Laptop์์ ์งํํ๊ธฐ ์ํด ์์ ๊ฐ์ด targets์ Laptop IP์ Project Port๋ฅผ ๋ฃ์ด์ฃผ์์ด์.


Docker ๊ธฐ๋์ ์ํด ๋ช
๋ น์ด๋ฅผ ์ณ์ค๋ ๋์ง๋ง, ์ผ๊ด์ฑ ์๋ ๊ด๋ฆฌ๋ฅผ ์ํด ์์ ๊ฐ์ด Shell Script๋ฅผ ๋ง๋ค์ด ์ฃผ์์ด์.
docker run \
--name giggal-people_monitoring-prometheus -d \
--restart=unless-stopped \
-p 1000:9090 \
--ip 172.17.0.10 \
-v /opt/docker/volume_mapping/monitoring/prometheus/prometheus.yml:/etc/prometheus/prometheus.yml \
prom/prometheus

์์ ๊ฐ์ด Docker๋ฅผ ๋ง๋๋ Shell์ ๊ถํ์ ์ฃผ๊ณ , ๊ธฐ๋ํด ๋ณผ๊ฒ์.



์์ ๊ฐ์ด Docker๊ฐ ๊ธฐ๋ํ ๊ฒ์ ํ์ธํ ์ ์์ด์.

์์ ๊ฐ์ด Prometheus Web Service์๋ ์ ์ ์ ์ํ ๊ฒ์ ๋ณผ ์ ์์ด์.


์์ ๊ฐ์ด Local Laptop์์ ๊ธฐ๋์ค์ธ Spring Boot Project๋ฅผ ์ ์์ ์ผ๋ก ์ฝ์ด์ค๋ ๊ฒ์ ํ์ธํ ์ ์์ด์.

์ด๋ฒ์ ์์ ๊ฐ์ด Graph Tab์์ ๊ฒ์์ฐฝ์ http_server_requests_seconds_max๋ฅผ ์
๋ ฅํ๊ณ ,
์๋ Tab์ Graph๋ฅผ ์ ํํด ๋ณด์์ด์.

์์ ๊ฐ์ด Metric์ ๋ณด๋ฅผ Graphํ ํ์ฌ ๋ณผ ์ ์์ด์.
๐ฆ Grafana (๊ทธ๋ผํ๋)
์ด๋ฒ์๋ ๊ทธ๋ผํ๋๋ฅผ ํตํด ํ๋ก๋ฉํ
์ฐ์ค์ ์์ฌ์ด ์๊ฐํ๋ฅผ ๋์ ํ์ฌ ๊ฐ๋ ฅํ Metric ์๊ฐํ๋ฅผ ์ด์ฉํ ์ ์๋๋ก ๊ตฌ์ฑํด ๋ณผ๊ฒ์.
๊ทธ๋ผํ๋ ์ญ์ Docker๋ฅผ ์ค์นํ์ฌ ์งํํ ๊ฒ์ด์์.

๋จผ์ Docker Image๋ฅผ ๋ฐ์์ฃผ์์ด์.

์ด๋ฒ์๋ Shell Script๋ฅผ ๋ง๋ค์ด ์ค๊ฒ์.

docker run \
--name giggal-people_monitoring-grafana -d \
--restart=unless-stopped \
-p 1002:3000 \
--ip 172.17.0.11 \
grafana/grafana

shell script๋ฅผ ์๋ ์์ผ Docker Conatiner๋ฅผ ์ฌ๋ ค ๋ณผ๊ฒ์.


[root@giggal-mng grafana]# docker logs 4f44d4409135
logger=settings t=2022-12-01T12:16:58.414823651Z level=info msg="Starting Grafana" version=9.3.0 commit=e9cb2a313e branch=HEAD compiled=2022-11-29T16:03:52Z
logger=settings t=2022-12-01T12:16:58.41609579Z level=info msg="Config loaded from" file=/usr/share/grafana/conf/defaults.ini
logger=settings t=2022-12-01T12:16:58.416206661Z level=info msg="Config loaded from" file=/etc/grafana/grafana.ini
logger=settings t=2022-12-01T12:16:58.416244689Z level=info msg="Config overridden from command line" arg="default.paths.data=/var/lib/grafana"
logger=settings t=2022-12-01T12:16:58.416279055Z level=info msg="Config overridden from command line" arg="default.paths.logs=/var/log/grafana"
logger=settings t=2022-12-01T12:16:58.416312344Z level=info msg="Config overridden from command line" arg="default.paths.plugins=/var/lib/grafana/plugins"
logger=settings t=2022-12-01T12:16:58.416347935Z level=info msg="Config overridden from command line" arg="default.paths.provisioning=/etc/grafana/provisioning"
logger=settings t=2022-12-01T12:16:58.416381601Z level=info msg="Config overridden from command line" arg="default.log.mode=console"
logger=settings t=2022-12-01T12:16:58.416416578Z level=info msg="Config overridden from Environment variable" var="GF_PATHS_DATA=/var/lib/grafana"
logger=settings t=2022-12-01T12:16:58.416450568Z level=info msg="Config overridden from Environment variable" var="GF_PATHS_LOGS=/var/log/grafana"
logger=settings t=2022-12-01T12:16:58.416483359Z level=info msg="Config overridden from Environment variable" var="GF_PATHS_PLUGINS=/var/lib/grafana/plugins"
logger=settings t=2022-12-01T12:16:58.416516586Z level=info msg="Config overridden from Environment variable" var="GF_PATHS_PROVISIONING=/etc/grafana/provisioning"
logger=settings t=2022-12-01T12:16:58.416550177Z level=info msg="Path Home" path=/usr/share/grafana
logger=settings t=2022-12-01T12:16:58.416725503Z level=info msg="Path Data" path=/var/lib/grafana
logger=settings t=2022-12-01T12:16:58.416759393Z level=info msg="Path Logs" path=/var/log/grafana
logger=settings t=2022-12-01T12:16:58.416793483Z level=info msg="Path Plugins" path=/var/lib/grafana/plugins
logger=settings t=2022-12-01T12:16:58.416835074Z level=info msg="Path Provisioning" path=/etc/grafana/provisioning
logger=settings t=2022-12-01T12:16:58.416872027Z level=info msg="App mode production"
logger=sqlstore t=2022-12-01T12:16:58.417414358Z level=info msg="Connecting to DB" dbtype=sqlite3
logger=sqlstore t=2022-12-01T12:16:58.417540056Z level=info msg="Creating SQLite database file" path=/var/lib/grafana/grafana.db
logger=migrator t=2022-12-01T12:16:58.428675058Z level=info msg="Starting DB migrations"
logger=migrator t=2022-12-01T12:16:58.429418655Z level=info msg="Executing migration" id="create migration_log table"
logger=migrator t=2022-12-01T12:16:58.450315062Z level=info msg="Executing migration" id="create user table"
logger=migrator t=2022-12-01T12:16:58.469755428Z level=info msg="Executing migration" id="add unique index user.login"
logger=migrator t=2022-12-01T12:16:58.490267755Z level=info msg="Executing migration" id="add unique index user.email"
logger=migrator t=2022-12-01T12:16:58.510771006Z level=info msg="Executing migration" id="drop index UQE_user_login - v1"
logger=migrator t=2022-12-01T12:16:58.530495232Z level=info msg="Executing migration" id="drop index UQE_user_email - v1"
logger=migrator t=2022-12-01T12:16:58.553187682Z level=info msg="Executing migration" id="Rename table user to user_v1 - v1"
logger=migrator t=2022-12-01T12:16:58.577993389Z level=info msg="Executing migration" id="create user table v2"
logger=migrator t=2022-12-01T12:16:58.60087518Z level=info msg="Executing migration" id="create index UQE_user_login - v2"
logger=migrator t=2022-12-01T12:16:58.624741888Z level=info msg="Executing migration" id="create index UQE_user_email - v2"
logger=migrator t=2022-12-01T12:16:58.647798905Z level=info msg="Executing migration" id="copy data_source v1 to v2"
logger=migrator t=2022-12-01T12:16:58.667387757Z level=info msg="Executing migration" id="Drop old table user_v1"
logger=migrator t=2022-12-01T12:16:58.687928586Z level=info msg="Executing migration" id="Add column help_flags1 to user table"
logger=migrator t=2022-12-01T12:16:58.71103562Z level=info msg="Executing migration" id="Update user table charset"
logger=migrator t=2022-12-01T12:16:58.731403597Z level=info msg="Executing migration" id="Add last_seen_at column to user"
logger=migrator t=2022-12-01T12:16:58.752188896Z level=info msg="Executing migration" id="Add missing user data"
logger=migrator t=2022-12-01T12:16:58.772187744Z level=info msg="Executing migration" id="Add is_disabled column to user"
logger=migrator t=2022-12-01T12:16:58.793784433Z level=info msg="Executing migration" id="Add index user.login/user.email"
logger=migrator t=2022-12-01T12:16:58.814122983Z level=info msg="Executing migration" id="Add is_service_account column to user"
logger=migrator t=2022-12-01T12:16:58.836898465Z level=info msg="Executing migration" id="Update is_service_account column to nullable"
logger=migrator t=2022-12-01T12:16:58.867959297Z level=info msg="Executing migration" id="create temp user table v1-7"
logger=migrator t=2022-12-01T12:16:58.891416946Z level=info msg="Executing migration" id="create index IDX_temp_user_email - v1-7"
logger=migrator t=2022-12-01T12:16:58.916316936Z level=info msg="Executing migration" id="create index IDX_temp_user_org_id - v1-7"
logger=migrator t=2022-12-01T12:16:58.939496826Z level=info msg="Executing migration" id="create index IDX_temp_user_code - v1-7"
logger=migrator t=2022-12-01T12:16:58.963695497Z level=info msg="Executing migration" id="create index IDX_temp_user_status - v1-7"
logger=migrator t=2022-12-01T12:16:58.987942234Z level=info msg="Executing migration" id="Update temp_user table charset"
logger=migrator t=2022-12-01T12:16:59.01041028Z level=info msg="Executing migration" id="drop index IDX_temp_user_email - v1"
logger=migrator t=2022-12-01T12:16:59.033898619Z level=info msg="Executing migration" id="drop index IDX_temp_user_org_id - v1"
logger=migrator t=2022-12-01T12:16:59.058974685Z level=info msg="Executing migration" id="drop index IDX_temp_user_code - v1"
logger=migrator t=2022-12-01T12:16:59.083759741Z level=info msg="Executing migration" id="drop index IDX_temp_user_status - v1"
logger=migrator t=2022-12-01T12:16:59.108211032Z level=info msg="Executing migration" id="Rename table temp_user to temp_user_tmp_qwerty - v1"
logger=migrator t=2022-12-01T12:16:59.137404077Z level=info msg="Executing migration" id="create temp_user v2"
logger=migrator t=2022-12-01T12:16:59.159505706Z level=info msg="Executing migration" id="create index IDX_temp_user_email - v2"
logger=migrator t=2022-12-01T12:16:59.18299362Z level=info msg="Executing migration" id="create index IDX_temp_user_org_id - v2"
logger=migrator t=2022-12-01T12:16:59.206024835Z level=info msg="Executing migration" id="create index IDX_temp_user_code - v2"
logger=migrator t=2022-12-01T12:16:59.227083669Z level=info msg="Executing migration" id="create index IDX_temp_user_status - v2"
logger=migrator t=2022-12-01T12:16:59.250520066Z level=info msg="Executing migration" id="copy temp_user v1 to v2"
logger=migrator t=2022-12-01T12:16:59.271886111Z level=info msg="Executing migration" id="drop temp_user_tmp_qwerty"
logger=migrator t=2022-12-01T12:16:59.295402428Z level=info msg="Executing migration" id="Set created for temp users that will otherwise prematurely expire"
logger=migrator t=2022-12-01T12:16:59.317151791Z level=info msg="Executing migration" id="create star table"
logger=migrator t=2022-12-01T12:16:59.341496298Z level=info msg="Executing migration" id="add unique index star.user_id_dashboard_id"
logger=migrator t=2022-12-01T12:16:59.365073069Z level=info msg="Executing migration" id="create org table v1"
logger=migrator t=2022-12-01T12:16:59.398488065Z level=info msg="Executing migration" id="create index UQE_org_name - v1"
logger=migrator t=2022-12-01T12:16:59.422751079Z level=info msg="Executing migration" id="create org_user table v1"
logger=migrator t=2022-12-01T12:16:59.451821314Z level=info msg="Executing migration" id="create index IDX_org_user_org_id - v1"
logger=migrator t=2022-12-01T12:16:59.475340756Z level=info msg="Executing migration" id="create index UQE_org_user_org_id_user_id - v1"
logger=migrator t=2022-12-01T12:16:59.502915709Z level=info msg="Executing migration" id="create index IDX_org_user_user_id - v1"
logger=migrator t=2022-12-01T12:16:59.526775515Z level=info msg="Executing migration" id="Update org table charset"
logger=migrator t=2022-12-01T12:16:59.550342237Z level=info msg="Executing migration" id="Update org_user table charset"
logger=migrator t=2022-12-01T12:16:59.571391544Z level=info msg="Executing migration" id="Migrate all Read Only Viewers to Viewers"
logger=migrator t=2022-12-01T12:16:59.594126772Z level=info msg="Executing migration" id="create dashboard table"
logger=migrator t=2022-12-01T12:16:59.619443171Z level=info msg="Executing migration" id="add index dashboard.account_id"
logger=migrator t=2022-12-01T12:16:59.646263476Z level=info msg="Executing migration" id="add unique index dashboard_account_id_slug"
logger=migrator t=2022-12-01T12:16:59.669950319Z level=info msg="Executing migration" id="create dashboard_tag table"
logger=migrator t=2022-12-01T12:16:59.697042521Z level=info msg="Executing migration" id="add unique index dashboard_tag.dasboard_id_term"
logger=migrator t=2022-12-01T12:16:59.724306812Z level=info msg="Executing migration" id="drop index UQE_dashboard_tag_dashboard_id_term - v1"
logger=migrator t=2022-12-01T12:16:59.769295157Z level=info msg="Executing migration" id="Rename table dashboard to dashboard_v1 - v1"
logger=migrator t=2022-12-01T12:16:59.811364256Z level=info msg="Executing migration" id="create dashboard v2"
logger=migrator t=2022-12-01T12:16:59.830318083Z level=info msg="Executing migration" id="create index IDX_dashboard_org_id - v2"
logger=migrator t=2022-12-01T12:16:59.848177497Z level=info msg="Executing migration" id="create index UQE_dashboard_org_id_slug - v2"
logger=migrator t=2022-12-01T12:16:59.867141638Z level=info msg="Executing migration" id="copy dashboard v1 to v2"
logger=migrator t=2022-12-01T12:16:59.884486499Z level=info msg="Executing migration" id="drop table dashboard_v1"
logger=migrator t=2022-12-01T12:16:59.906524885Z level=info msg="Executing migration" id="alter dashboard.data to mediumtext v1"
logger=migrator t=2022-12-01T12:16:59.924470444Z level=info msg="Executing migration" id="Add column updated_by in dashboard - v2"
logger=migrator t=2022-12-01T12:16:59.943305999Z level=info msg="Executing migration" id="Add column created_by in dashboard - v2"
logger=migrator t=2022-12-01T12:16:59.961407332Z level=info msg="Executing migration" id="Add column gnetId in dashboard"
logger=migrator t=2022-12-01T12:16:59.979518243Z level=info msg="Executing migration" id="Add index for gnetId in dashboard"
logger=migrator t=2022-12-01T12:17:00.000415563Z level=info msg="Executing migration" id="Add column plugin_id in dashboard"
logger=migrator t=2022-12-01T12:17:00.019722505Z level=info msg="Executing migration" id="Add index for plugin_id in dashboard"
logger=migrator t=2022-12-01T12:17:00.042150684Z level=info msg="Executing migration" id="Add index for dashboard_id in dashboard_tag"
logger=migrator t=2022-12-01T12:17:00.062327547Z level=info msg="Executing migration" id="Update dashboard table charset"
logger=migrator t=2022-12-01T12:17:00.084866185Z level=info msg="Executing migration" id="Update dashboard_tag table charset"
logger=migrator t=2022-12-01T12:17:00.103230778Z level=info msg="Executing migration" id="Add column folder_id in dashboard"
logger=migrator t=2022-12-01T12:17:00.124769524Z level=info msg="Executing migration" id="Add column isFolder in dashboard"
logger=migrator t=2022-12-01T12:17:00.146042162Z level=info msg="Executing migration" id="Add column has_acl in dashboard"
logger=migrator t=2022-12-01T12:17:00.166460493Z level=info msg="Executing migration" id="Add column uid in dashboard"
logger=migrator t=2022-12-01T12:17:00.186777429Z level=info msg="Executing migration" id="Update uid column values in dashboard"
logger=migrator t=2022-12-01T12:17:00.203308438Z level=info msg="Executing migration" id="Add unique index dashboard_org_id_uid"
logger=migrator t=2022-12-01T12:17:00.224460002Z level=info msg="Executing migration" id="Remove unique index org_id_slug"
logger=migrator t=2022-12-01T12:17:00.244274099Z level=info msg="Executing migration" id="Update dashboard title length"
logger=migrator t=2022-12-01T12:17:00.275459215Z level=info msg="Executing migration" id="Add unique index for dashboard_org_id_title_folder_id"
logger=migrator t=2022-12-01T12:17:00.296899866Z level=info msg="Executing migration" id="create dashboard_provisioning"
logger=migrator t=2022-12-01T12:17:00.322044513Z level=info msg="Executing migration" id="Rename table dashboard_provisioning to dashboard_provisioning_tmp_qwerty - v1"
logger=migrator t=2022-12-01T12:17:00.349546097Z level=info msg="Executing migration" id="create dashboard_provisioning v2"
logger=migrator t=2022-12-01T12:17:00.370739091Z level=info msg="Executing migration" id="create index IDX_dashboard_provisioning_dashboard_id - v2"
logger=migrator t=2022-12-01T12:17:00.391370152Z level=info msg="Executing migration" id="create index IDX_dashboard_provisioning_dashboard_id_name - v2"
logger=migrator t=2022-12-01T12:17:00.413184432Z level=info msg="Executing migration" id="copy dashboard_provisioning v1 to v2"
logger=migrator t=2022-12-01T12:17:00.432462985Z level=info msg="Executing migration" id="drop dashboard_provisioning_tmp_qwerty"
logger=migrator t=2022-12-01T12:17:00.453993806Z level=info msg="Executing migration" id="Add check_sum column"
logger=migrator t=2022-12-01T12:17:00.476315702Z level=info msg="Executing migration" id="Add index for dashboard_title"
logger=migrator t=2022-12-01T12:17:00.497451391Z level=info msg="Executing migration" id="delete tags for deleted dashboards"
logger=migrator t=2022-12-01T12:17:00.515864775Z level=info msg="Executing migration" id="delete stars for deleted dashboards"
logger=migrator t=2022-12-01T12:17:00.535264838Z level=info msg="Executing migration" id="Add index for dashboard_is_folder"
logger=migrator t=2022-12-01T12:17:00.556872102Z level=info msg="Executing migration" id="Add isPublic for dashboard"
logger=migrator t=2022-12-01T12:17:00.57871791Z level=info msg="Executing migration" id="create data_source table"
logger=migrator t=2022-12-01T12:17:00.602230277Z level=info msg="Executing migration" id="add index data_source.account_id"
logger=migrator t=2022-12-01T12:17:00.62533321Z level=info msg="Executing migration" id="add unique index data_source.account_id_name"
logger=migrator t=2022-12-01T12:17:00.647355057Z level=info msg="Executing migration" id="drop index IDX_data_source_account_id - v1"
logger=migrator t=2022-12-01T12:17:00.66947645Z level=info msg="Executing migration" id="drop index UQE_data_source_account_id_name - v1"
logger=migrator t=2022-12-01T12:17:00.692174614Z level=info msg="Executing migration" id="Rename table data_source to data_source_v1 - v1"
logger=migrator t=2022-12-01T12:17:00.718328941Z level=info msg="Executing migration" id="create data_source table v2"
logger=migrator t=2022-12-01T12:17:00.742108016Z level=info msg="Executing migration" id="create index IDX_data_source_org_id - v2"
logger=migrator t=2022-12-01T12:17:00.764225221Z level=info msg="Executing migration" id="create index UQE_data_source_org_id_name - v2"
logger=migrator t=2022-12-01T12:17:00.785174633Z level=info msg="Executing migration" id="Drop old table data_source_v1 #2"
logger=migrator t=2022-12-01T12:17:00.806909081Z level=info msg="Executing migration" id="Add column with_credentials"
logger=migrator t=2022-12-01T12:17:00.830366906Z level=info msg="Executing migration" id="Add secure json data column"
logger=migrator t=2022-12-01T12:17:00.853234845Z level=info msg="Executing migration" id="Update data_source table charset"
logger=migrator t=2022-12-01T12:17:00.872170221Z level=info msg="Executing migration" id="Update initial version to 1"
logger=migrator t=2022-12-01T12:17:00.892186808Z level=info msg="Executing migration" id="Add read_only data column"
logger=migrator t=2022-12-01T12:17:00.91552321Z level=info msg="Executing migration" id="Migrate logging ds to loki ds"
logger=migrator t=2022-12-01T12:17:00.935410599Z level=info msg="Executing migration" id="Update json_data with nulls"
logger=migrator t=2022-12-01T12:17:00.955193718Z level=info msg="Executing migration" id="Add uid column"
logger=migrator t=2022-12-01T12:17:00.978065583Z level=info msg="Executing migration" id="Update uid value"
logger=migrator t=2022-12-01T12:17:00.998680981Z level=info msg="Executing migration" id="Add unique index datasource_org_id_uid"
logger=migrator t=2022-12-01T12:17:01.019454966Z level=info msg="Executing migration" id="add unique index datasource_org_id_is_default"
logger=migrator t=2022-12-01T12:17:01.082279335Z level=info msg="Executing migration" id="create api_key table"
logger=migrator t=2022-12-01T12:17:01.106504383Z level=info msg="Executing migration" id="add index api_key.account_id"
logger=migrator t=2022-12-01T12:17:01.130190776Z level=info msg="Executing migration" id="add index api_key.key"
logger=migrator t=2022-12-01T12:17:01.154055246Z level=info msg="Executing migration" id="add index api_key.account_id_name"
logger=migrator t=2022-12-01T12:17:01.178494723Z level=info msg="Executing migration" id="drop index IDX_api_key_account_id - v1"
logger=migrator t=2022-12-01T12:17:01.203917068Z level=info msg="Executing migration" id="drop index UQE_api_key_key - v1"
logger=migrator t=2022-12-01T12:17:01.230959304Z level=info msg="Executing migration" id="drop index UQE_api_key_account_id_name - v1"
logger=migrator t=2022-12-01T12:17:01.256178243Z level=info msg="Executing migration" id="Rename table api_key to api_key_v1 - v1"
logger=migrator t=2022-12-01T12:17:01.285343874Z level=info msg="Executing migration" id="create api_key table v2"
logger=migrator t=2022-12-01T12:17:01.308648424Z level=info msg="Executing migration" id="create index IDX_api_key_org_id - v2"
logger=migrator t=2022-12-01T12:17:01.334729995Z level=info msg="Executing migration" id="create index UQE_api_key_key - v2"
logger=migrator t=2022-12-01T12:17:01.359988614Z level=info msg="Executing migration" id="create index UQE_api_key_org_id_name - v2"
logger=migrator t=2022-12-01T12:17:01.385048279Z level=info msg="Executing migration" id="copy api_key v1 to v2"
logger=migrator t=2022-12-01T12:17:01.415030274Z level=info msg="Executing migration" id="Drop old table api_key_v1"
logger=migrator t=2022-12-01T12:17:01.45192666Z level=info msg="Executing migration" id="Update api_key table charset"
logger=migrator t=2022-12-01T12:17:01.48202154Z level=info msg="Executing migration" id="Add expires to api_key table"
logger=migrator t=2022-12-01T12:17:01.5087476Z level=info msg="Executing migration" id="Add service account foreign key"
logger=migrator t=2022-12-01T12:17:01.540748245Z level=info msg="Executing migration" id="set service account foreign key to nil if 0"
logger=migrator t=2022-12-01T12:17:01.561117623Z level=info msg="Executing migration" id="Add last_used_at to api_key table"
logger=migrator t=2022-12-01T12:17:01.585260651Z level=info msg="Executing migration" id="Add is_revoked column to api_key table"
logger=migrator t=2022-12-01T12:17:01.609270196Z level=info msg="Executing migration" id="create dashboard_snapshot table v4"
logger=migrator t=2022-12-01T12:17:01.638230872Z level=info msg="Executing migration" id="drop table dashboard_snapshot_v4 #1"
logger=migrator t=2022-12-01T12:17:01.663220144Z level=info msg="Executing migration" id="create dashboard_snapshot table v5 #2"
logger=migrator t=2022-12-01T12:17:01.685722742Z level=info msg="Executing migration" id="create index UQE_dashboard_snapshot_key - v5"
logger=migrator t=2022-12-01T12:17:01.709245034Z level=info msg="Executing migration" id="create index UQE_dashboard_snapshot_delete_key - v5"
logger=migrator t=2022-12-01T12:17:01.734116646Z level=info msg="Executing migration" id="create index IDX_dashboard_snapshot_user_id - v5"
logger=migrator t=2022-12-01T12:17:01.758482505Z level=info msg="Executing migration" id="alter dashboard_snapshot to mediumtext v2"
logger=migrator t=2022-12-01T12:17:01.778859684Z level=info msg="Executing migration" id="Update dashboard_snapshot table charset"
logger=migrator t=2022-12-01T12:17:01.799497871Z level=info msg="Executing migration" id="Add column external_delete_url to dashboard_snapshots table"
logger=migrator t=2022-12-01T12:17:01.824144227Z level=info msg="Executing migration" id="Add encrypted dashboard json column"
logger=migrator t=2022-12-01T12:17:01.849484228Z level=info msg="Executing migration" id="Change dashboard_encrypted column to MEDIUMBLOB"
logger=migrator t=2022-12-01T12:17:01.870227647Z level=info msg="Executing migration" id="create quota table v1"
logger=migrator t=2022-12-01T12:17:01.89319897Z level=info msg="Executing migration" id="create index UQE_quota_org_id_user_id_target - v1"
logger=migrator t=2022-12-01T12:17:01.916804569Z level=info msg="Executing migration" id="Update quota table charset"
logger=migrator t=2022-12-01T12:17:01.936262099Z level=info msg="Executing migration" id="create plugin_setting table"
logger=migrator t=2022-12-01T12:17:01.958515115Z level=info msg="Executing migration" id="create index UQE_plugin_setting_org_id_plugin_id - v1"
logger=migrator t=2022-12-01T12:17:01.983063988Z level=info msg="Executing migration" id="Add column plugin_version to plugin_settings"
logger=migrator t=2022-12-01T12:17:02.007759349Z level=info msg="Executing migration" id="Update plugin_setting table charset"
logger=migrator t=2022-12-01T12:17:02.030881284Z level=info msg="Executing migration" id="create session table"
logger=migrator t=2022-12-01T12:17:02.057051388Z level=info msg="Executing migration" id="Drop old table playlist table"
logger=migrator t=2022-12-01T12:17:02.078236868Z level=info msg="Executing migration" id="Drop old table playlist_item table"
logger=migrator t=2022-12-01T12:17:02.098269319Z level=info msg="Executing migration" id="create playlist table v2"
logger=migrator t=2022-12-01T12:17:02.123237115Z level=info msg="Executing migration" id="create playlist item table v2"
logger=migrator t=2022-12-01T12:17:02.149115908Z level=info msg="Executing migration" id="Update playlist table charset"
logger=migrator t=2022-12-01T12:17:02.170337316Z level=info msg="Executing migration" id="Update playlist_item table charset"
logger=migrator t=2022-12-01T12:17:02.193482053Z level=info msg="Executing migration" id="drop preferences table v2"
logger=migrator t=2022-12-01T12:17:02.215523839Z level=info msg="Executing migration" id="drop preferences table v3"
logger=migrator t=2022-12-01T12:17:02.237263739Z level=info msg="Executing migration" id="create preferences table v3"
logger=migrator t=2022-12-01T12:17:02.30167811Z level=info msg="Executing migration" id="Update preferences table charset"
logger=migrator t=2022-12-01T12:17:02.324059124Z level=info msg="Executing migration" id="Add column team_id in preferences"
logger=migrator t=2022-12-01T12:17:02.356363493Z level=info msg="Executing migration" id="Update team_id column values in preferences"
logger=migrator t=2022-12-01T12:17:02.384253596Z level=info msg="Executing migration" id="Add column week_start in preferences"
logger=migrator t=2022-12-01T12:17:02.41251148Z level=info msg="Executing migration" id="Add column preferences.json_data"
logger=migrator t=2022-12-01T12:17:02.440022965Z level=info msg="Executing migration" id="alter preferences.json_data to mediumtext v1"
logger=migrator t=2022-12-01T12:17:02.463392858Z level=info msg="Executing migration" id="Add preferences index org_id"
logger=migrator t=2022-12-01T12:17:02.48892581Z level=info msg="Executing migration" id="Add preferences index user_id"
logger=migrator t=2022-12-01T12:17:02.51797432Z level=info msg="Executing migration" id="create alert table v1"
logger=migrator t=2022-12-01T12:17:02.547201629Z level=info msg="Executing migration" id="add index alert org_id & id "
logger=migrator t=2022-12-01T12:17:02.579088815Z level=info msg="Executing migration" id="add index alert state"
logger=migrator t=2022-12-01T12:17:02.608517467Z level=info msg="Executing migration" id="add index alert dashboard_id"
logger=migrator t=2022-12-01T12:17:02.635295432Z level=info msg="Executing migration" id="Create alert_rule_tag table v1"
logger=migrator t=2022-12-01T12:17:02.660832334Z level=info msg="Executing migration" id="Add unique index alert_rule_tag.alert_id_tag_id"
logger=migrator t=2022-12-01T12:17:02.689411243Z level=info msg="Executing migration" id="drop index UQE_alert_rule_tag_alert_id_tag_id - v1"
logger=migrator t=2022-12-01T12:17:02.721172744Z level=info msg="Executing migration" id="Rename table alert_rule_tag to alert_rule_tag_v1 - v1"
logger=migrator t=2022-12-01T12:17:02.795147005Z level=info msg="Executing migration" id="Create alert_rule_tag table v2"
logger=migrator t=2022-12-01T12:17:02.835567772Z level=info msg="Executing migration" id="create index UQE_alert_rule_tag_alert_id_tag_id - Add unique index alert_rule_tag.alert_id_tag_id V2"
logger=migrator t=2022-12-01T12:17:02.866204157Z level=info msg="Executing migration" id="copy alert_rule_tag v1 to v2"
logger=migrator t=2022-12-01T12:17:02.887150556Z level=info msg="Executing migration" id="drop table alert_rule_tag_v1"
logger=migrator t=2022-12-01T12:17:02.912163617Z level=info msg="Executing migration" id="create alert_notification table v1"
logger=migrator t=2022-12-01T12:17:02.934434359Z level=info msg="Executing migration" id="Add column is_default"
logger=migrator t=2022-12-01T12:17:02.958543573Z level=info msg="Executing migration" id="Add column frequency"
logger=migrator t=2022-12-01T12:17:02.983384959Z level=info msg="Executing migration" id="Add column send_reminder"
logger=migrator t=2022-12-01T12:17:03.007358499Z level=info msg="Executing migration" id="Add column disable_resolve_message"
logger=migrator t=2022-12-01T12:17:03.034298651Z level=info msg="Executing migration" id="add index alert_notification org_id & name"
logger=migrator t=2022-12-01T12:17:03.088478856Z level=info msg="Executing migration" id="Update alert table charset"
logger=migrator t=2022-12-01T12:17:03.106872413Z level=info msg="Executing migration" id="Update alert_notification table charset"
logger=migrator t=2022-12-01T12:17:03.126329769Z level=info msg="Executing migration" id="create notification_journal table v1"
logger=migrator t=2022-12-01T12:17:03.153164513Z level=info msg="Executing migration" id="add index notification_journal org_id & alert_id & notifier_id"
logger=migrator t=2022-12-01T12:17:03.17619259Z level=info msg="Executing migration" id="drop alert_notification_journal"
logger=migrator t=2022-12-01T12:17:03.199081281Z level=info msg="Executing migration" id="create alert_notification_state table v1"
logger=migrator t=2022-12-01T12:17:03.222071406Z level=info msg="Executing migration" id="add index alert_notification_state org_id & alert_id & notifier_id"
logger=migrator t=2022-12-01T12:17:03.244885242Z level=info msg="Executing migration" id="Add for to alert table"
logger=migrator t=2022-12-01T12:17:03.267328735Z level=info msg="Executing migration" id="Add column uid in alert_notification"
logger=migrator t=2022-12-01T12:17:03.29119723Z level=info msg="Executing migration" id="Update uid column values in alert_notification"
logger=migrator t=2022-12-01T12:17:03.311372404Z level=info msg="Executing migration" id="Add unique index alert_notification_org_id_uid"
logger=migrator t=2022-12-01T12:17:03.334408095Z level=info msg="Executing migration" id="Remove unique index org_id_name"
logger=migrator t=2022-12-01T12:17:03.356319571Z level=info msg="Executing migration" id="Add column secure_settings in alert_notification"
logger=migrator t=2022-12-01T12:17:03.381534823Z level=info msg="Executing migration" id="alter alert.settings to mediumtext"
logger=migrator t=2022-12-01T12:17:03.406103961Z level=info msg="Executing migration" id="Add non-unique index alert_notification_state_alert_id"
logger=migrator t=2022-12-01T12:17:03.429689171Z level=info msg="Executing migration" id="Add non-unique index alert_rule_tag_alert_id"
logger=migrator t=2022-12-01T12:17:03.451493876Z level=info msg="Executing migration" id="Drop old annotation table v4"
logger=migrator t=2022-12-01T12:17:03.47250223Z level=info msg="Executing migration" id="create annotation table v5"
logger=migrator t=2022-12-01T12:17:03.500177104Z level=info msg="Executing migration" id="add index annotation 0 v3"
logger=migrator t=2022-12-01T12:17:03.523523644Z level=info msg="Executing migration" id="add index annotation 1 v3"
logger=migrator t=2022-12-01T12:17:03.548003462Z level=info msg="Executing migration" id="add index annotation 2 v3"
logger=migrator t=2022-12-01T12:17:03.56981098Z level=info msg="Executing migration" id="add index annotation 3 v3"
logger=migrator t=2022-12-01T12:17:03.594524693Z level=info msg="Executing migration" id="add index annotation 4 v3"
logger=migrator t=2022-12-01T12:17:03.618361622Z level=info msg="Executing migration" id="Update annotation table charset"
logger=migrator t=2022-12-01T12:17:03.636463494Z level=info msg="Executing migration" id="Add column region_id to annotation table"
logger=migrator t=2022-12-01T12:17:03.664290929Z level=info msg="Executing migration" id="Drop category_id index"
logger=migrator t=2022-12-01T12:17:03.688284422Z level=info msg="Executing migration" id="Add column tags to annotation table"
logger=migrator t=2022-12-01T12:17:03.711884958Z level=info msg="Executing migration" id="Create annotation_tag table v2"
logger=migrator t=2022-12-01T12:17:03.739115084Z level=info msg="Executing migration" id="Add unique index annotation_tag.annotation_id_tag_id"
logger=migrator t=2022-12-01T12:17:03.762511916Z level=info msg="Executing migration" id="drop index UQE_annotation_tag_annotation_id_tag_id - v2"
logger=migrator t=2022-12-01T12:17:03.787371002Z level=info msg="Executing migration" id="Rename table annotation_tag to annotation_tag_v2 - v2"
logger=migrator t=2022-12-01T12:17:03.821928526Z level=info msg="Executing migration" id="Create annotation_tag table v3"
logger=migrator t=2022-12-01T12:17:03.845389613Z level=info msg="Executing migration" id="create index UQE_annotation_tag_annotation_id_tag_id - Add unique index annotation_tag.annotation_id_tag_id V3"
logger=migrator t=2022-12-01T12:17:03.868341022Z level=info msg="Executing migration" id="copy annotation_tag v2 to v3"
logger=migrator t=2022-12-01T12:17:03.889144384Z level=info msg="Executing migration" id="drop table annotation_tag_v2"
logger=migrator t=2022-12-01T12:17:03.911433916Z level=info msg="Executing migration" id="Update alert annotations and set TEXT to empty"
logger=migrator t=2022-12-01T12:17:03.932550315Z level=info msg="Executing migration" id="Add created time to annotation table"
logger=migrator t=2022-12-01T12:17:03.957812784Z level=info msg="Executing migration" id="Add updated time to annotation table"
logger=migrator t=2022-12-01T12:17:03.982506294Z level=info msg="Executing migration" id="Add index for created in annotation table"
logger=migrator t=2022-12-01T12:17:04.007886872Z level=info msg="Executing migration" id="Add index for updated in annotation table"
logger=migrator t=2022-12-01T12:17:04.057491174Z level=info msg="Executing migration" id="Convert existing annotations from seconds to milliseconds"
logger=migrator t=2022-12-01T12:17:04.078327351Z level=info msg="Executing migration" id="Add epoch_end column"
logger=migrator t=2022-12-01T12:17:04.102538399Z level=info msg="Executing migration" id="Add index for epoch_end"
logger=migrator t=2022-12-01T12:17:04.129701557Z level=info msg="Executing migration" id="Make epoch_end the same as epoch"
logger=migrator t=2022-12-01T12:17:04.149369628Z level=info msg="Executing migration" id="Move region to single row"
logger=migrator t=2022-12-01T12:17:04.17270913Z level=info msg="Executing migration" id="Remove index org_id_epoch from annotation table"
logger=migrator t=2022-12-01T12:17:04.194961696Z level=info msg="Executing migration" id="Remove index org_id_dashboard_id_panel_id_epoch from annotation table"
logger=migrator t=2022-12-01T12:17:04.21854698Z level=info msg="Executing migration" id="Add index for org_id_dashboard_id_epoch_end_epoch on annotation table"
logger=migrator t=2022-12-01T12:17:04.2422548Z level=info msg="Executing migration" id="Add index for org_id_epoch_end_epoch on annotation table"
logger=migrator t=2022-12-01T12:17:04.266639824Z level=info msg="Executing migration" id="Remove index org_id_epoch_epoch_end from annotation table"
logger=migrator t=2022-12-01T12:17:04.292291186Z level=info msg="Executing migration" id="Add index for alert_id on annotation table"
logger=migrator t=2022-12-01T12:17:04.316882563Z level=info msg="Executing migration" id="Increase tags column to length 4096"
logger=migrator t=2022-12-01T12:17:04.337909331Z level=info msg="Executing migration" id="create test_data table"
logger=migrator t=2022-12-01T12:17:04.360946147Z level=info msg="Executing migration" id="create dashboard_version table v1"
logger=migrator t=2022-12-01T12:17:04.383436395Z level=info msg="Executing migration" id="add index dashboard_version.dashboard_id"
logger=migrator t=2022-12-01T12:17:04.409801426Z level=info msg="Executing migration" id="add unique index dashboard_version.dashboard_id and dashboard_version.version"
logger=migrator t=2022-12-01T12:17:04.438930528Z level=info msg="Executing migration" id="Set dashboard version to 1 where 0"
logger=migrator t=2022-12-01T12:17:04.464458344Z level=info msg="Executing migration" id="save existing dashboard data in dashboard_version table v1"
logger=migrator t=2022-12-01T12:17:04.488014125Z level=info msg="Executing migration" id="alter dashboard_version.data to mediumtext v1"
logger=migrator t=2022-12-01T12:17:04.509425749Z level=info msg="Executing migration" id="create team table"
logger=migrator t=2022-12-01T12:17:04.534516941Z level=info msg="Executing migration" id="add index team.org_id"
logger=migrator t=2022-12-01T12:17:04.569846015Z level=info msg="Executing migration" id="add unique index team_org_id_name"
logger=migrator t=2022-12-01T12:17:04.595162425Z level=info msg="Executing migration" id="create team member table"
logger=migrator t=2022-12-01T12:17:04.620078765Z level=info msg="Executing migration" id="add index team_member.org_id"
logger=migrator t=2022-12-01T12:17:04.643030374Z level=info msg="Executing migration" id="add unique index team_member_org_id_team_id_user_id"
logger=migrator t=2022-12-01T12:17:04.666544854Z level=info msg="Executing migration" id="add index team_member.team_id"
logger=migrator t=2022-12-01T12:17:04.691266404Z level=info msg="Executing migration" id="Add column email to team table"
logger=migrator t=2022-12-01T12:17:04.717779873Z level=info msg="Executing migration" id="Add column external to team_member table"
logger=migrator t=2022-12-01T12:17:04.742486198Z level=info msg="Executing migration" id="Add column permission to team_member table"
logger=migrator t=2022-12-01T12:17:04.769482141Z level=info msg="Executing migration" id="create dashboard acl table"
logger=migrator t=2022-12-01T12:17:04.793353149Z level=info msg="Executing migration" id="add index dashboard_acl_dashboard_id"
logger=migrator t=2022-12-01T12:17:04.819342688Z level=info msg="Executing migration" id="add unique index dashboard_acl_dashboard_id_user_id"
logger=migrator t=2022-12-01T12:17:04.874538887Z level=info msg="Executing migration" id="add unique index dashboard_acl_dashboard_id_team_id"
logger=migrator t=2022-12-01T12:17:04.899199619Z level=info msg="Executing migration" id="add index dashboard_acl_user_id"
logger=migrator t=2022-12-01T12:17:04.929143787Z level=info msg="Executing migration" id="add index dashboard_acl_team_id"
logger=migrator t=2022-12-01T12:17:04.95692267Z level=info msg="Executing migration" id="add index dashboard_acl_org_id_role"
logger=migrator t=2022-12-01T12:17:04.983111374Z level=info msg="Executing migration" id="add index dashboard_permission"
logger=migrator t=2022-12-01T12:17:05.008214268Z level=info msg="Executing migration" id="save default acl rules in dashboard_acl table"
logger=migrator t=2022-12-01T12:17:05.038530077Z level=info msg="Executing migration" id="delete acl rules for deleted dashboards and folders"
logger=migrator t=2022-12-01T12:17:05.063014797Z level=info msg="Executing migration" id="create tag table"
logger=migrator t=2022-12-01T12:17:05.089202502Z level=info msg="Executing migration" id="add index tag.key_value"
logger=migrator t=2022-12-01T12:17:05.114865565Z level=info msg="Executing migration" id="create login attempt table"
logger=migrator t=2022-12-01T12:17:05.140420895Z level=info msg="Executing migration" id="add index login_attempt.username"
logger=migrator t=2022-12-01T12:17:05.169817069Z level=info msg="Executing migration" id="drop index IDX_login_attempt_username - v1"
logger=migrator t=2022-12-01T12:17:05.196277258Z level=info msg="Executing migration" id="Rename table login_attempt to login_attempt_tmp_qwerty - v1"
logger=migrator t=2022-12-01T12:17:05.236265454Z level=info msg="Executing migration" id="create login_attempt v2"
logger=migrator t=2022-12-01T12:17:05.261634617Z level=info msg="Executing migration" id="create index IDX_login_attempt_username - v2"
logger=migrator t=2022-12-01T12:17:05.287148982Z level=info msg="Executing migration" id="copy login_attempt v1 to v2"
logger=migrator t=2022-12-01T12:17:05.308212703Z level=info msg="Executing migration" id="drop login_attempt_tmp_qwerty"
logger=migrator t=2022-12-01T12:17:05.333013921Z level=info msg="Executing migration" id="create user auth table"
logger=migrator t=2022-12-01T12:17:05.358663058Z level=info msg="Executing migration" id="create index IDX_user_auth_auth_module_auth_id - v1"
logger=migrator t=2022-12-01T12:17:05.385201516Z level=info msg="Executing migration" id="alter user_auth.auth_id to length 190"
logger=migrator t=2022-12-01T12:17:05.410751734Z level=info msg="Executing migration" id="Add OAuth access token to user_auth"
logger=migrator t=2022-12-01T12:17:05.439542497Z level=info msg="Executing migration" id="Add OAuth refresh token to user_auth"
logger=migrator t=2022-12-01T12:17:05.468508799Z level=info msg="Executing migration" id="Add OAuth token type to user_auth"
logger=migrator t=2022-12-01T12:17:05.495412773Z level=info msg="Executing migration" id="Add OAuth expiry to user_auth"
logger=migrator t=2022-12-01T12:17:05.522867392Z level=info msg="Executing migration" id="Add index to user_id column in user_auth"
logger=migrator t=2022-12-01T12:17:05.55509733Z level=info msg="Executing migration" id="Add OAuth ID token to user_auth"
logger=migrator t=2022-12-01T12:17:05.584057507Z level=info msg="Executing migration" id="create server_lock table"
logger=migrator t=2022-12-01T12:17:05.631985174Z level=info msg="Executing migration" id="add index server_lock.operation_uid"
logger=migrator t=2022-12-01T12:17:05.660846667Z level=info msg="Executing migration" id="create user auth token table"
logger=migrator t=2022-12-01T12:17:05.689426163Z level=info msg="Executing migration" id="add unique index user_auth_token.auth_token"
logger=migrator t=2022-12-01T12:17:05.715475083Z level=info msg="Executing migration" id="add unique index user_auth_token.prev_auth_token"
logger=migrator t=2022-12-01T12:17:05.745298216Z level=info msg="Executing migration" id="add index user_auth_token.user_id"
logger=migrator t=2022-12-01T12:17:05.787001686Z level=info msg="Executing migration" id="Add revoked_at to the user auth token"
logger=migrator t=2022-12-01T12:17:05.821095472Z level=info msg="Executing migration" id="create cache_data table"
logger=migrator t=2022-12-01T12:17:05.848400604Z level=info msg="Executing migration" id="add unique index cache_data.cache_key"
logger=migrator t=2022-12-01T12:17:05.869415883Z level=info msg="Executing migration" id="create short_url table v1"
logger=migrator t=2022-12-01T12:17:05.894410868Z level=info msg="Executing migration" id="add index short_url.org_id-uid"
logger=migrator t=2022-12-01T12:17:05.916341321Z level=info msg="Executing migration" id="alter table short_url alter column created_by type to bigint"
logger=migrator t=2022-12-01T12:17:05.936260912Z level=info msg="Executing migration" id="delete alert_definition table"
logger=migrator t=2022-12-01T12:17:05.957729753Z level=info msg="Executing migration" id="recreate alert_definition table"
logger=migrator t=2022-12-01T12:17:05.984205618Z level=info msg="Executing migration" id="add index in alert_definition on org_id and title columns"
logger=migrator t=2022-12-01T12:17:06.04836172Z level=info msg="Executing migration" id="add index in alert_definition on org_id and uid columns"
logger=migrator t=2022-12-01T12:17:06.072924145Z level=info msg="Executing migration" id="alter alert_definition table data column to mediumtext in mysql"
logger=migrator t=2022-12-01T12:17:06.093882333Z level=info msg="Executing migration" id="drop index in alert_definition on org_id and title columns"
logger=migrator t=2022-12-01T12:17:06.118802886Z level=info msg="Executing migration" id="drop index in alert_definition on org_id and uid columns"
logger=migrator t=2022-12-01T12:17:06.145313317Z level=info msg="Executing migration" id="add unique index in alert_definition on org_id and title columns"
logger=migrator t=2022-12-01T12:17:06.169504363Z level=info msg="Executing migration" id="add unique index in alert_definition on org_id and uid columns"
logger=migrator t=2022-12-01T12:17:06.19534614Z level=info msg="Executing migration" id="Add column paused in alert_definition"
logger=migrator t=2022-12-01T12:17:06.227678761Z level=info msg="Executing migration" id="drop alert_definition table"
logger=migrator t=2022-12-01T12:17:06.257896688Z level=info msg="Executing migration" id="delete alert_definition_version table"
logger=migrator t=2022-12-01T12:17:06.279911722Z level=info msg="Executing migration" id="recreate alert_definition_version table"
logger=migrator t=2022-12-01T12:17:06.307517228Z level=info msg="Executing migration" id="add index in alert_definition_version table on alert_definition_id and version columns"
logger=migrator t=2022-12-01T12:17:06.336824307Z level=info msg="Executing migration" id="add index in alert_definition_version table on alert_definition_uid and version columns"
logger=migrator t=2022-12-01T12:17:06.36570654Z level=info msg="Executing migration" id="alter alert_definition_version table data column to mediumtext in mysql"
logger=migrator t=2022-12-01T12:17:06.388232215Z level=info msg="Executing migration" id="drop alert_definition_version table"
logger=migrator t=2022-12-01T12:17:06.422717621Z level=info msg="Executing migration" id="create alert_instance table"
logger=migrator t=2022-12-01T12:17:06.450746561Z level=info msg="Executing migration" id="add index in alert_instance table on def_org_id, def_uid and current_state columns"
logger=migrator t=2022-12-01T12:17:06.478499429Z level=info msg="Executing migration" id="add index in alert_instance table on def_org_id, current_state columns"
logger=migrator t=2022-12-01T12:17:06.504796979Z level=info msg="Executing migration" id="add column current_state_end to alert_instance"
logger=migrator t=2022-12-01T12:17:06.540742651Z level=info msg="Executing migration" id="remove index def_org_id, def_uid, current_state on alert_instance"
logger=migrator t=2022-12-01T12:17:06.57079359Z level=info msg="Executing migration" id="remove index def_org_id, current_state on alert_instance"
logger=migrator t=2022-12-01T12:17:06.603876722Z level=info msg="Executing migration" id="rename def_org_id to rule_org_id in alert_instance"
logger=migrator t=2022-12-01T12:17:06.669956664Z level=info msg="Executing migration" id="rename def_uid to rule_uid in alert_instance"
logger=migrator t=2022-12-01T12:17:06.755204476Z level=info msg="Executing migration" id="add index rule_org_id, rule_uid, current_state on alert_instance"
logger=migrator t=2022-12-01T12:17:06.790423915Z level=info msg="Executing migration" id="add index rule_org_id, current_state on alert_instance"
logger=migrator t=2022-12-01T12:17:06.822736122Z level=info msg="Executing migration" id="add current_reason column related to current_state"
logger=migrator t=2022-12-01T12:17:06.862522826Z level=info msg="Executing migration" id="create alert_rule table"
logger=migrator t=2022-12-01T12:17:06.896748186Z level=info msg="Executing migration" id="add index in alert_rule on org_id and title columns"
logger=migrator t=2022-12-01T12:17:06.93749873Z level=info msg="Executing migration" id="add index in alert_rule on org_id and uid columns"
logger=migrator t=2022-12-01T12:17:06.974854853Z level=info msg="Executing migration" id="add index in alert_rule on org_id, namespace_uid, group_uid columns"
logger=migrator t=2022-12-01T12:17:07.009671935Z level=info msg="Executing migration" id="alter alert_rule table data column to mediumtext in mysql"
logger=migrator t=2022-12-01T12:17:07.037270528Z level=info msg="Executing migration" id="add column for to alert_rule"
logger=migrator t=2022-12-01T12:17:07.083390863Z level=info msg="Executing migration" id="add column annotations to alert_rule"
logger=migrator t=2022-12-01T12:17:07.123161466Z level=info msg="Executing migration" id="add column labels to alert_rule"
logger=migrator t=2022-12-01T12:17:07.162263103Z level=info msg="Executing migration" id="remove unique index from alert_rule on org_id, title columns"
logger=migrator t=2022-12-01T12:17:07.195241075Z level=info msg="Executing migration" id="add index in alert_rule on org_id, namespase_uid and title columns"
logger=migrator t=2022-12-01T12:17:07.22899981Z level=info msg="Executing migration" id="add dashboard_uid column to alert_rule"
logger=migrator t=2022-12-01T12:17:07.269148881Z level=info msg="Executing migration" id="add panel_id column to alert_rule"
logger=migrator t=2022-12-01T12:17:07.312952806Z level=info msg="Executing migration" id="add index in alert_rule on org_id, dashboard_uid and panel_id columns"
logger=migrator t=2022-12-01T12:17:07.347298189Z level=info msg="Executing migration" id="add rule_group_idx column to alert_rule"
logger=migrator t=2022-12-01T12:17:07.38808336Z level=info msg="Executing migration" id="create alert_rule_version table"
logger=migrator t=2022-12-01T12:17:07.434815432Z level=info msg="Executing migration" id="add index in alert_rule_version table on rule_org_id, rule_uid and version columns"
logger=migrator t=2022-12-01T12:17:07.504352838Z level=info msg="Executing migration" id="add index in alert_rule_version table on rule_org_id, rule_namespace_uid and rule_group columns"
logger=migrator t=2022-12-01T12:17:07.53587552Z level=info msg="Executing migration" id="alter alert_rule_version table data column to mediumtext in mysql"
logger=migrator t=2022-12-01T12:17:07.568835478Z level=info msg="Executing migration" id="add column for to alert_rule_version"
logger=migrator t=2022-12-01T12:17:07.603009647Z level=info msg="Executing migration" id="add column annotations to alert_rule_version"
logger=migrator t=2022-12-01T12:17:07.635792116Z level=info msg="Executing migration" id="add column labels to alert_rule_version"
logger=migrator t=2022-12-01T12:17:07.674062849Z level=info msg="Executing migration" id="add rule_group_idx column to alert_rule_version"
logger=migrator t=2022-12-01T12:17:07.710972861Z level=info msg="Executing migration" id=create_alert_configuration_table
logger=migrator t=2022-12-01T12:17:07.740152792Z level=info msg="Executing migration" id="Add column default in alert_configuration"
logger=migrator t=2022-12-01T12:17:07.77225242Z level=info msg="Executing migration" id="alert alert_configuration alertmanager_configuration column from TEXT to MEDIUMTEXT if mysql"
logger=migrator t=2022-12-01T12:17:07.795995367Z level=info msg="Executing migration" id="add column org_id in alert_configuration"
logger=migrator t=2022-12-01T12:17:07.828834253Z level=info msg="Executing migration" id="add index in alert_configuration table on org_id column"
logger=migrator t=2022-12-01T12:17:07.906973434Z level=info msg="Executing migration" id="add configuration_hash column to alert_configuration"
logger=migrator t=2022-12-01T12:17:07.941983333Z level=info msg="Executing migration" id=create_ngalert_configuration_table
logger=migrator t=2022-12-01T12:17:07.991249406Z level=info msg="Executing migration" id="add index in ngalert_configuration on org_id column"
logger=migrator t=2022-12-01T12:17:08.022961428Z level=info msg="Executing migration" id="add column send_alerts_to in ngalert_configuration"
logger=migrator t=2022-12-01T12:17:08.059692163Z level=info msg="Executing migration" id="create provenance_type table"
logger=migrator t=2022-12-01T12:17:08.097801584Z level=info msg="Executing migration" id="add index to uniquify (record_key, record_type, org_id) columns"
logger=migrator t=2022-12-01T12:17:08.135806407Z level=info msg="Executing migration" id="create alert_image table"
logger=migrator t=2022-12-01T12:17:08.16828004Z level=info msg="Executing migration" id="add unique index on token to alert_image table"
logger=migrator t=2022-12-01T12:17:08.201830233Z level=info msg="Executing migration" id="support longer URLs in alert_image table"
logger=migrator t=2022-12-01T12:17:08.231904999Z level=info msg="Executing migration" id="clear migration entry \"remove unified alerting data\""
logger=migrator t=2022-12-01T12:17:08.233419258Z level=info msg="Executing migration" id="move dashboard alerts to unified alerting"
logger=migrator t=2022-12-01T12:17:08.236329753Z level=info msg="alerts found to migrate" alerts=0
logger=migrator t=2022-12-01T12:17:08.268470021Z level=info msg="Executing migration" id="create library_element table v1"
logger=migrator t=2022-12-01T12:17:08.302933925Z level=info msg="Executing migration" id="add index library_element org_id-folder_id-name-kind"
logger=migrator t=2022-12-01T12:17:08.347258742Z level=info msg="Executing migration" id="create library_element_connection table v1"
logger=migrator t=2022-12-01T12:17:08.380776595Z level=info msg="Executing migration" id="add index library_element_connection element_id-kind-connection_id"
logger=migrator t=2022-12-01T12:17:08.417192417Z level=info msg="Executing migration" id="add unique index library_element org_id_uid"
logger=migrator t=2022-12-01T12:17:08.449181861Z level=info msg="Executing migration" id="increase max description length to 2048"
logger=migrator t=2022-12-01T12:17:08.477932396Z level=info msg="Executing migration" id="clone move dashboard alerts to unified alerting"
logger=migrator t=2022-12-01T12:17:08.506232582Z level=info msg="Executing migration" id="create data_keys table"
logger=migrator t=2022-12-01T12:17:08.545480943Z level=info msg="Executing migration" id="create secrets table"
logger=migrator t=2022-12-01T12:17:08.577050003Z level=info msg="Executing migration" id="rename data_keys name column to id"
logger=migrator t=2022-12-01T12:17:08.67881276Z level=info msg="Executing migration" id="add name column into data_keys"
logger=migrator t=2022-12-01T12:17:08.720289849Z level=info msg="Executing migration" id="copy data_keys id column values into name"
logger=migrator t=2022-12-01T12:17:08.759040096Z level=info msg="Executing migration" id="rename data_keys name column to label"
logger=migrator t=2022-12-01T12:17:08.856385562Z level=info msg="Executing migration" id="rename data_keys id column back to name"
logger=migrator t=2022-12-01T12:17:08.917688148Z level=info msg="Executing migration" id="create kv_store table v1"
logger=migrator t=2022-12-01T12:17:08.971922406Z level=info msg="Executing migration" id="add index kv_store.org_id-namespace-key"
logger=migrator t=2022-12-01T12:17:08.996145316Z level=info msg="Executing migration" id="update dashboard_uid and panel_id from existing annotations"
logger=migrator t=2022-12-01T12:17:09.020266869Z level=info msg="Executing migration" id="create permission table"
logger=migrator t=2022-12-01T12:17:09.046080732Z level=info msg="Executing migration" id="add unique index permission.role_id"
logger=migrator t=2022-12-01T12:17:09.070711388Z level=info msg="Executing migration" id="add unique index role_id_action_scope"
logger=migrator t=2022-12-01T12:17:09.095535658Z level=info msg="Executing migration" id="create role table"
logger=migrator t=2022-12-01T12:17:09.122591296Z level=info msg="Executing migration" id="add column display_name"
logger=migrator t=2022-12-01T12:17:09.15418902Z level=info msg="Executing migration" id="add column group_name"
logger=migrator t=2022-12-01T12:17:09.181410758Z level=info msg="Executing migration" id="add index role.org_id"
logger=migrator t=2022-12-01T12:17:09.206840115Z level=info msg="Executing migration" id="add unique index role_org_id_name"
logger=migrator t=2022-12-01T12:17:09.231034248Z level=info msg="Executing migration" id="add index role_org_id_uid"
logger=migrator t=2022-12-01T12:17:09.255903036Z level=info msg="Executing migration" id="create team role table"
logger=migrator t=2022-12-01T12:17:09.278971242Z level=info msg="Executing migration" id="add index team_role.org_id"
logger=migrator t=2022-12-01T12:17:09.303840766Z level=info msg="Executing migration" id="add unique index team_role_org_id_team_id_role_id"
logger=migrator t=2022-12-01T12:17:09.327405237Z level=info msg="Executing migration" id="add index team_role.team_id"
logger=migrator t=2022-12-01T12:17:09.352001077Z level=info msg="Executing migration" id="create user role table"
logger=migrator t=2022-12-01T12:17:09.375395321Z level=info msg="Executing migration" id="add index user_role.org_id"
logger=migrator t=2022-12-01T12:17:09.464464901Z level=info msg="Executing migration" id="add unique index user_role_org_id_user_id_role_id"
logger=migrator t=2022-12-01T12:17:09.492436099Z level=info msg="Executing migration" id="add index user_role.user_id"
logger=migrator t=2022-12-01T12:17:09.518226122Z level=info msg="Executing migration" id="create builtin role table"
logger=migrator t=2022-12-01T12:17:09.545011787Z level=info msg="Executing migration" id="add index builtin_role.role_id"
logger=migrator t=2022-12-01T12:17:09.569685671Z level=info msg="Executing migration" id="add index builtin_role.name"
logger=migrator t=2022-12-01T12:17:09.603761319Z level=info msg="Executing migration" id="Add column org_id to builtin_role table"
logger=migrator t=2022-12-01T12:17:09.640549883Z level=info msg="Executing migration" id="add index builtin_role.org_id"
logger=migrator t=2022-12-01T12:17:09.665463075Z level=info msg="Executing migration" id="add unique index builtin_role_org_id_role_id_role"
logger=migrator t=2022-12-01T12:17:09.690343175Z level=info msg="Executing migration" id="Remove unique index role_org_id_uid"
logger=migrator t=2022-12-01T12:17:09.717162381Z level=info msg="Executing migration" id="add unique index role.uid"
logger=migrator t=2022-12-01T12:17:09.743486835Z level=info msg="Executing migration" id="create seed assignment table"
logger=migrator t=2022-12-01T12:17:09.771484859Z level=info msg="Executing migration" id="add unique index builtin_role_role_name"
logger=migrator t=2022-12-01T12:17:09.798956079Z level=info msg="Executing migration" id="add column hidden to role table"
logger=migrator t=2022-12-01T12:17:09.828745709Z level=info msg="Executing migration" id="create query_history table v1"
logger=migrator t=2022-12-01T12:17:09.854879222Z level=info msg="Executing migration" id="add index query_history.org_id-created_by-datasource_uid"
logger=migrator t=2022-12-01T12:17:09.879669891Z level=info msg="Executing migration" id="alter table query_history alter column created_by type to bigint"
logger=migrator t=2022-12-01T12:17:09.900947353Z level=info msg="Executing migration" id="teams permissions migration"
logger=migrator t=2022-12-01T12:17:09.924787234Z level=info msg="Executing migration" id="dashboard permissions"
logger=migrator t=2022-12-01T12:17:09.949805146Z level=info msg="Executing migration" id="dashboard permissions uid scopes"
logger=migrator t=2022-12-01T12:17:09.972512897Z level=info msg="Executing migration" id="drop managed folder create actions"
logger=migrator t=2022-12-01T12:17:09.993858353Z level=info msg="Executing migration" id="alerting notification permissions"
logger=migrator t=2022-12-01T12:17:10.018108903Z level=info msg="Executing migration" id="create query_history_star table v1"
logger=migrator t=2022-12-01T12:17:10.044831989Z level=info msg="Executing migration" id="add index query_history.user_id-query_uid"
logger=migrator t=2022-12-01T12:17:10.071087074Z level=info msg="Executing migration" id="add column org_id in query_history_star"
logger=migrator t=2022-12-01T12:17:10.101777076Z level=info msg="Executing migration" id="alter table query_history_star_mig column user_id type to bigint"
logger=migrator t=2022-12-01T12:17:10.125318282Z level=info msg="Executing migration" id="create correlation table v1"
logger=migrator t=2022-12-01T12:17:10.179422068Z level=info msg="Executing migration" id="add index correlations.uid"
logger=migrator t=2022-12-01T12:17:10.204877565Z level=info msg="Executing migration" id="add index correlations.source_uid"
logger=migrator t=2022-12-01T12:17:10.234472117Z level=info msg="Executing migration" id="add correlation config column"
logger=migrator t=2022-12-01T12:17:10.272238498Z level=info msg="Executing migration" id="create entity_events table"
logger=migrator t=2022-12-01T12:17:10.300341906Z level=info msg="Executing migration" id="create dashboard public config v1"
logger=migrator t=2022-12-01T12:17:10.332250368Z level=info msg="Executing migration" id="drop index UQE_dashboard_public_config_uid - v1"
logger=migrator t=2022-12-01T12:17:10.333523169Z level=warn msg="Skipping migration: Already executed, but not recorded in migration log" id="drop index UQE_dashboard_public_config_uid - v1"
logger=migrator t=2022-12-01T12:17:10.361100085Z level=info msg="Executing migration" id="drop index IDX_dashboard_public_config_org_id_dashboard_uid - v1"
logger=migrator t=2022-12-01T12:17:10.362104041Z level=warn msg="Skipping migration: Already executed, but not recorded in migration log" id="drop index IDX_dashboard_public_config_org_id_dashboard_uid - v1"
logger=migrator t=2022-12-01T12:17:10.383526815Z level=info msg="Executing migration" id="Drop old dashboard public config table"
logger=migrator t=2022-12-01T12:17:10.412684107Z level=info msg="Executing migration" id="recreate dashboard public config v1"
logger=migrator t=2022-12-01T12:17:10.453143628Z level=info msg="Executing migration" id="create index UQE_dashboard_public_config_uid - v1"
logger=migrator t=2022-12-01T12:17:10.48382553Z level=info msg="Executing migration" id="create index IDX_dashboard_public_config_org_id_dashboard_uid - v1"
logger=migrator t=2022-12-01T12:17:10.509984708Z level=info msg="Executing migration" id="drop index UQE_dashboard_public_config_uid - v2"
logger=migrator t=2022-12-01T12:17:10.53608993Z level=info msg="Executing migration" id="drop index IDX_dashboard_public_config_org_id_dashboard_uid - v2"
logger=migrator t=2022-12-01T12:17:10.566928932Z level=info msg="Executing migration" id="Drop public config table"
logger=migrator t=2022-12-01T12:17:10.595758761Z level=info msg="Executing migration" id="Recreate dashboard public config v2"
logger=migrator t=2022-12-01T12:17:10.628301849Z level=info msg="Executing migration" id="create index UQE_dashboard_public_config_uid - v2"
logger=migrator t=2022-12-01T12:17:10.656419658Z level=info msg="Executing migration" id="create index IDX_dashboard_public_config_org_id_dashboard_uid - v2"
logger=migrator t=2022-12-01T12:17:10.684985641Z level=info msg="Executing migration" id="create index UQE_dashboard_public_config_access_token - v2"
logger=migrator t=2022-12-01T12:17:10.711274505Z level=info msg="Executing migration" id="Rename table dashboard_public_config to dashboard_public - v2"
logger=migrator t=2022-12-01T12:17:10.760085355Z level=info msg="Executing migration" id="add annotations_enabled column"
logger=migrator t=2022-12-01T12:17:10.79050296Z level=info msg="Executing migration" id="create default alerting folders"
logger=migrator t=2022-12-01T12:17:10.81352675Z level=info msg="Executing migration" id="create file table"
logger=migrator t=2022-12-01T12:17:10.842699856Z level=info msg="Executing migration" id="file table idx: path natural pk"
logger=migrator t=2022-12-01T12:17:10.872359351Z level=info msg="Executing migration" id="file table idx: parent_folder_path_hash fast folder retrieval"
logger=migrator t=2022-12-01T12:17:10.89794767Z level=info msg="Executing migration" id="create file_meta table"
logger=migrator t=2022-12-01T12:17:10.923942748Z level=info msg="Executing migration" id="file table idx: path key"
logger=migrator t=2022-12-01T12:17:10.953908779Z level=info msg="Executing migration" id="set path collation in file table"
logger=migrator t=2022-12-01T12:17:10.974846453Z level=info msg="Executing migration" id="managed permissions migration"
logger=migrator t=2022-12-01T12:17:10.997104394Z level=info msg="Executing migration" id="managed folder permissions alert actions migration"
logger=migrator t=2022-12-01T12:17:11.018907749Z level=info msg="Executing migration" id="RBAC action name migrator"
logger=migrator t=2022-12-01T12:17:11.042062123Z level=info msg="Executing migration" id="Add UID column to playlist"
logger=migrator t=2022-12-01T12:17:11.075467855Z level=info msg="Executing migration" id="Update uid column values in playlist"
logger=migrator t=2022-12-01T12:17:11.099932535Z level=info msg="Executing migration" id="Add index for uid in playlist"
logger=migrator t=2022-12-01T12:17:11.162110079Z level=info msg="Executing migration" id="update group index for alert rules"
logger=migrator t=2022-12-01T12:17:11.186671766Z level=info msg="Executing migration" id="managed folder permissions alert actions repeated migration"
logger=migrator t=2022-12-01T12:17:11.209679767Z level=info msg="Executing migration" id="admin only folder/dashboard permission"
logger=migrator t=2022-12-01T12:17:11.231781334Z level=info msg="Executing migration" id="add action column to seed_assignment"
logger=migrator t=2022-12-01T12:17:11.26414492Z level=info msg="Executing migration" id="add scope column to seed_assignment"
logger=migrator t=2022-12-01T12:17:11.297864977Z level=info msg="Executing migration" id="remove unique index builtin_role_role_name before nullable update"
logger=migrator t=2022-12-01T12:17:11.323771934Z level=info msg="Executing migration" id="update seed_assignment role_name column to nullable"
logger=migrator t=2022-12-01T12:17:11.457156092Z level=info msg="Executing migration" id="add unique index builtin_role_name back"
logger=migrator t=2022-12-01T12:17:11.486229603Z level=info msg="Executing migration" id="add unique index builtin_role_action_scope"
logger=migrator t=2022-12-01T12:17:11.51803407Z level=info msg="Executing migration" id="add primary key to seed_assigment"
logger=migrator t=2022-12-01T12:17:11.595436254Z level=info msg="Executing migration" id="managed folder permissions alert actions repeated fixed migration"
logger=migrator t=2022-12-01T12:17:11.625388673Z level=info msg="Executing migration" id="migrate external alertmanagers to datsourcse"
logger=migrator t=2022-12-01T12:17:11.653923641Z level=info msg="migrations completed" performed=468 skipped=0 duration=13.22472794s
logger=sqlstore t=2022-12-01T12:17:11.824982959Z level=info msg="Created default admin" user=admin
logger=sqlstore t=2022-12-01T12:17:11.825876456Z level=info msg="Created default organization"
logger=plugin.loader t=2022-12-01T12:17:12.354225949Z level=info msg="Plugin registered" pluginID=input
logger=secrets t=2022-12-01T12:17:12.356451289Z level=info msg="Envelope encryption state" enabled=true currentprovider=secretKey.v1
logger=query_data t=2022-12-01T12:17:12.370027549Z level=info msg="Query Service initialization"
logger=live.push_http t=2022-12-01T12:17:12.393720192Z level=info msg="Live Push Gateway initialization"
logger=infra.usagestats.collector t=2022-12-01T12:17:14.057403731Z level=info msg="registering usage stat providers" usageStatsProvidersLen=2
logger=provisioning.alerting t=2022-12-01T12:17:14.059030611Z level=info msg="starting to provision alerting"
logger=provisioning.alerting t=2022-12-01T12:17:14.059155959Z level=info msg="finished to provision alerting"
logger=grafanaStorageLogger t=2022-12-01T12:17:14.068078634Z level=info msg="storage starting"
logger=ngalert.state.manager t=2022-12-01T12:17:14.075444348Z level=info msg="Warming state cache for startup"
logger=http.server t=2022-12-01T12:17:14.118384679Z level=info msg="HTTP Server Listen" address=[::]:3000 protocol=http subUrl= socket=
logger=serviceaccounts.background t=2022-12-01T12:17:14.301524326Z level=warn msg="secret scan interval is too low, increasing to 5m0s"
logger=ngalert.state.manager t=2022-12-01T12:17:14.31048818Z level=info msg="State cache has been initialized" states=0 duration=235.017055ms
logger=ticker t=2022-12-01T12:17:14.311037374Z level=info msg=starting first_tick=2022-12-01T12:17:20Z
logger=ngalert.multiorg.alertmanager t=2022-12-01T12:17:14.311150983Z level=info msg="starting MultiOrg Alertmanager"

์์ ๊ฐ์ด Grafana Login ์ฐฝ์ด ๋์์ด์.
์ต์ด ์ด๊ธฐ ๊ณ์ ์ admin // admin์ด์์.

Login์ด ์๋ฃ๋์์ผ๋ฉด Data Source ์ถ๊ฐ๋ฅผ ์ํด DATA SOURCE๋ฅผ ํด๋ฆญํ์ฌ ์ค๊ฒ์.

์์์ ๊ตฌ์ฑํ ํ๋ก๋ฉํ
์ฐ์ค์์ ์์งํ Matric์ ์๊ฐํํ๊ธฐ ์ํด Prometheus๋ฅผ ์ ํํ์ฌ ์ค๋๋ค.

์์ ๊ฐ์ด ํ๋ก๋ฉํ
์ฐ์ค ์ ๋ณด๋ฅผ ์์ฑํด ์ฃผ์์ด์.

Save & Test๋ฅผ ๋๋ ์ ๋, ์์ ๊ฐ์ด ๋์จ๋ค๋ฉด ์ ์์ ์ผ๋ก ์ธ์์ด ๋ ๊ฒ์ด์์.

ํ์ง๋ง, ์์ ๊ฐ์ด ๊ฒฝ๊ณ ๊ฐ ๋์จ๋ค๋ฉด ํ๋ก๋ฉํ
์ฐ์ค IP๋, Port๋ฅผ ์๋ชป ์
๋ ฅํ์ ์๋ ์์ด์.
Dash Board ์์ฑ

์ด๋ฒ์ Dash Board ์์ฑ์ ์ํด ์์ ๊ฐ์ด Import๋ก ์ด๋ํด ์ฃผ์ธ์.

์์ ๊ฐ์ด URL์ ์
๋ ฅํ๊ณ , Load๋ฅผ ๋๋ฌ์ฃผ์์ด์.

์์ ๊ฐ์ด ์ด๋ฆ์ ์ง์ ํด์ฃผ๊ณ , Prometheus๋์์ Prometheus ์ค์ ๊ฐ์ ์ฐพ์ ์ ํํด ์ค๋๋ค.
๊ทธ๋ฆฌ๊ณ , import๋ฅผ ๋๋ฌ์ฃผ์์ด์.

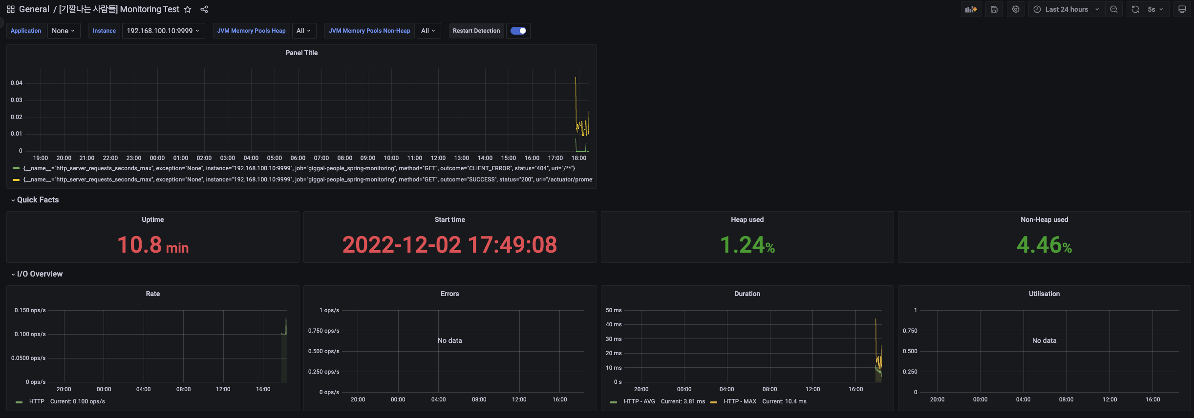
์ ์์ ์ผ๋ก ์ค์ ์ด ์๋ฃ๋์๋ค๋ฉด ์์ ๊ฐ์ด ์ฐ๋๋ Server ์์ ์ ๋ณด๋ฅผ ๋ชจ๋ํฐ๋งํ ์ ์์ด์.

ํ์ง๋ง, ์์ ๊ฐ์ด ๋์จ๋ค๋ฉด ํ๋ก๋ฉํ
์ฐ์ค์์ ์ฐ๋์ด ๋ฌธ์ ๊ฐ ๋ฐ์ํ ๊ฒ์ด์์.



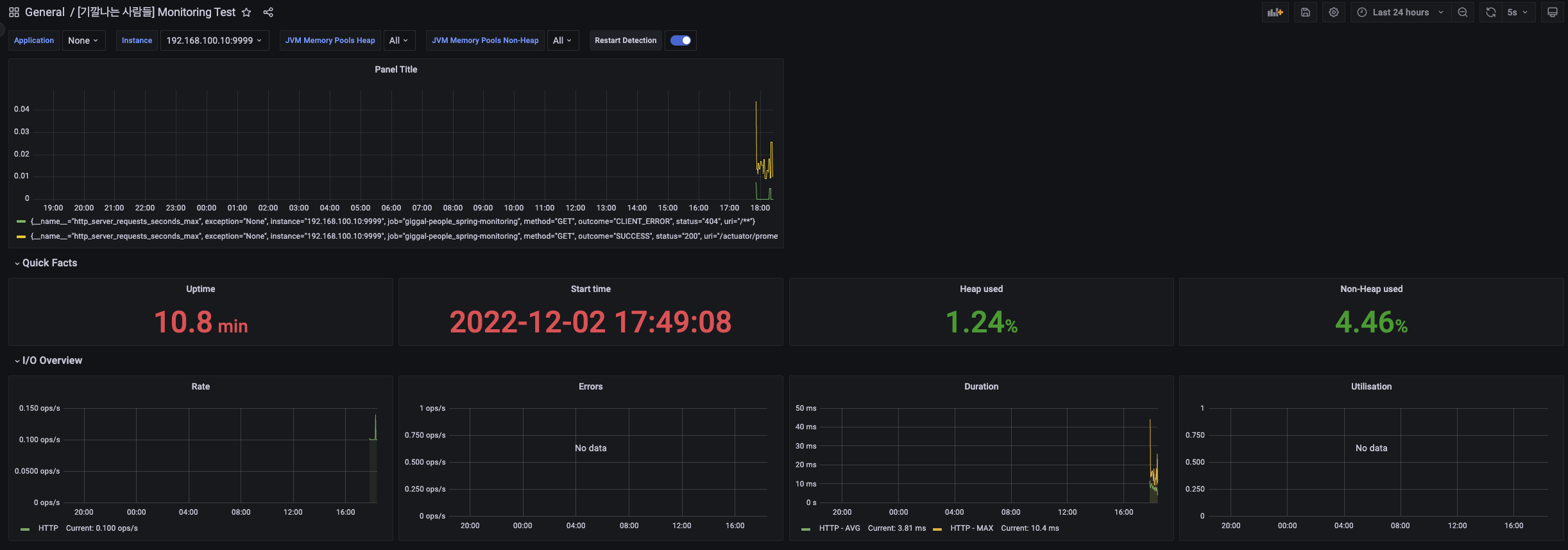
์๋ก์ด Panel์ ํ๋ฒ ๋ง๋ค์ด ๋ณด๋ ค๊ณ ํด์.
์์ ๊ฐ์ด http_server_request_seconds_max๋ฅผ ๊ฒ์ํด ๋ณด์์ด์.

์์ ๊ฐ์ด Run queries๋ฅผ ๋๋ฅด๋ฉด ์์ ๊ทธ๋ํ๊ฐ ๋จ๋ ๊ฒ์ ๋ณผ ์ ์์ด์.

๊ทธ๋ฆฌ๊ณ , Apply๋ฅผ ๋๋ฌ ๋ฑ๋กํด ์ฃผ์์ด์.

์์ ๊ฐ์ด ์ฐ๋ฆฌ๊ฐ ๋ณด๊ณ ์ ํ๋ ๊ทธ๋ํ๋ฅผ ์ถ๊ฐํ์ฌ ๋ฑ๋กํ ์ ์์์ด์.
GitHub - JunyHarang-Open-Source-project/monitoring-test: [Infra][Spring Boot] ํ๋ก๋ฉํ ์ฐ์ค, ๊ทธ๋ผํ๋๋ฅผ ์ด์ฉํ ๋ชจ
[Infra][Spring Boot] ํ๋ก๋ฉํ ์ฐ์ค, ๊ทธ๋ผํ๋๋ฅผ ์ด์ฉํ ๋ชจ๋ํฐ๋ง. Contribute to JunyHarang-Open-Source-project/monitoring-test development by creating an account on GitHub.
github.com
๐ง ์ฐธ๊ณ ์๋ฃ
ํ๋ก๋ฉํ ์ฐ์ค, ๊ทธ๋ผํ๋๋ฅผ ์ด์ฉํ ์คํ๋ง๋ถํธ ๋ชจ๋ํฐ๋ง
Cover Photo by Tobias Tullius on Unsplash 0. ์๊ฐ ์คํ๋ง๋ถํธ ์น ์ ํ๋ฆฌ์ผ์ด์ ์ ๋ฐฐํฌํ์ฌ ๊ฒฝ์ฐ ์ ๋์ํ๋์ง ๋ชจ๋ํฐ๋ง์ ํตํ์ฌ ์ ํ๋ฆฌ์ผ์ด์ ์ ์ํ๋ฅผ ํ์ธํด์ผํฉ๋๋ค. ๋ชจ๋ํฐ๋ง์ ํตํ์ฌ ๋ฌธ์ ๊ฐ ๋ฐ
covenant.tistory.com
Spring Boot + Prometheus + Grafana๋ฅผ ์ด์ฉํ ๋ชจ๋ํฐ๋ง(1/3)
ํ๋ก์ ํธ ์ค ๋ชจ๋ํฐ๋ง ์์คํ ์ ๊ตฌํํด๋ณด๋ ค๊ณ ํ๋ค. Prometheus + Grafana๋ฅผ ์ด์ฉํด Spring Boot ์ ํ๋ฆฌ์ผ์ด์ ์ ๋ชจ๋ํฐ๋ง ํด ๋ณผ ๊ฒ์ด๋ค. ๋ชจ๋ํฐ๋ง ์์คํ ์ ๋๋ฌด๋ง์ ์ข ๋ฅ๊ฐ ์์ด์ ๋ณธ์ธ์ด ์ฌ์ฉํ๊ณ ์ถ
devbksheen.tistory.com
Spring Boot Actuator | Baeldung
A quick intro to Spring Boot Actuators - using and extending the existing ones, configuration and rolling your own.
www.baeldung.com
๋ฐฑ๊ฒฌ๋ถ์ฌ์ผํ ์คํ๋ง ๋ถํธ ์ผํ๋ชฐ ํ๋ก์ ํธ with JPA:์ด์ ํ๋ก์ ํธ๋ค!
COUPANG
www.coupang.com
React.js ์คํ๋ง ๋ถํธ AWS๋ก ๋ฐฐ์ฐ๋ ์น ๊ฐ๋ฐ 101:SPA REST API ๊ธฐ๋ฐ ์น ์ ํ๋ฆฌ์ผ์ด์ ๊ฐ๋ฐ
COUPANG
www.coupang.com
์คํํธ ์คํ๋ง ๋ถํธ:์ด๊ธ ๊ฐ๋ฐ์๋ค์ ์ํ ๊ฐ๋ณ๊ณ ๋์ ์คํ๋ง ๋ถํธ
COUPANG
www.coupang.com
"์ด ํฌ์คํ ์ ์ฟ ํก ํํธ๋์ค ํ๋์ ์ผํ์ผ๋ก, ์ด์ ๋ฐ๋ฅธ ์ผ์ ์ก์ ์์๋ฃ๋ฅผ ์ ๊ณต๋ฐ์ต๋๋ค."
